반복영역 건너뛰기
주메뉴 바로가기
본문 바로가기
제품/서비스
EMS Solution
Features
클라우드 관리
서버관리
데이터베이스 관리
네트워크 관리
트래픽 관리
설비 IoT 관리
무선 AP 관리
교환기 관리
운영자동화
실시간 관리
백업 관리
스토리지 관리
예방 점검
APM Solution
애플리케이션 관리
URL 관리
브라우저 관리
ITSM Solution
서비스데스크
IT 서비스 관리
Big Data Solution
SIEM
AI 인공지능
Dashboard
대시보드
Consulting Service
컨설팅 서비스
고객
레퍼런스
고객FAQ
문의하기
가격
자료실
카탈로그
사용자매뉴얼
회사소개
비전·미션
연혁
2016~현재
2000~2015
인증서·수상
투자정보
재무정보
전자공고
IR자료
새소식
공고
보도자료
오시는 길
채용
피플
컬처
공고
FAQ
블로그
열기
메인 페이지로 이동
블로그
최신이야기
블로그
최신이야기
사람이야기
회사이야기
기술이야기
다양한이야기
최신이야기
검색
기술이야기
쿠버네티스 워커노드, Zenius K8s로 효과적으로 관리하는 법
기술이야기
쿠버네티스 워커노드, Zenius K8s로 효과적으로 관리하는 법
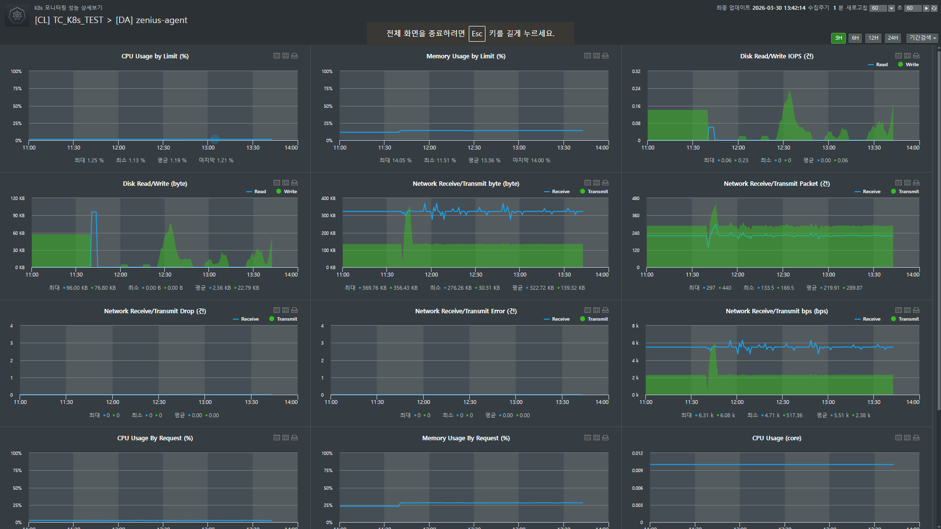
최근 많은 기업이 클라우드 네이티브 환경으로 전환하며 쿠버네티스(K8s)를 도입하고 있지만, 복잡한 클러스터 내부를 관리하는 것은 결코 쉬운 일이 아닙니다. 특히 담당자가 변경되거나 CLI(명령어 기반 인터페이스)에 익숙하지 않은 운영자라면, 수많은 파드(Pod)와 워커노드의 상태를 일일이 명령어로 확인하다가 중요한 장애 시점을 놓치기도 합니다. 쿠버네티스 모니터링 툴 Zenius K8s의 워커노드 관리 기능은 이러한 운영의 복잡성을 획기적으로 낮춰주는 핵심 기능입니다. 데몬셋(DaemonSet)과 디플로이먼트(Deployment)의 구성 현황부터 과거 설정 변경 이력까지 직관적인 GUI로 제공하여, 누구나 숙련된 엔지니어처럼 인프라를 관리할 수 있게 돕습니다. Zenius K8s를 활용해 워커노드 운영 체계를 표준화하고 가시성을 확보하는 방법을 단계별로 자세히 알아보겠습니다. 기능 구성 및 확인 절차 장애 대응의 시작은 현재 운영 중인 워커노드의 상세 구성을 정확히 파악하는 것입니다. Zenius K8s는 복잡한 YAML 설정을 일일이 분석하지 않아도 GUI 환경에서 모든 정보를 직관적으로 확인할 수 있게 구성되어 있습니다. 쿠버네티스 운영의 핵심인 데몬셋과 디플로이먼트의 상태를 점검하고, 문제가 발생했을 때 원인을 추적하는 과정을 살펴보겠습니다. Step 1. DaemonSet(데몬셋) 정보 확인 [EMS > K8s > 모니터링 > 요약 > 특정 클러스터 클릭 > Workload > DaemonSet] 데몬셋은 클러스터의 모든 노드에 특정 파드가 반드시 실행되도록 보장하는 컨트롤러입니다. 주로 로그 수집기나 모니터링 에이전트처럼 '인프라 관리용' 프로그램을 운영할 때 사용됩니다. 전체 데몬셋의 요약 정보를 확인하고 특정 항목을 클릭하여 상세 분석을 시작합니다. - 기본정보: 데몬셋의 뼈대라고 할 수 있는 어노테이션, 셀렉터, 레이블을 확인합니다. 파드들이 어떤 규칙으로 각 노드에 배포되었는지 파악하는 가장 기초적인 데이터입니다. - 메타 정보: Metadata, Spec, Status 등 상세 설계를 확인하는 곳입니다. 수동 동기화를 통해 정보를 실시간으로 누적할 수 있으며, 이렇게 쌓인 데이터는 나중에 변경 이력을 분석하여 장애 원인을 찾는 소중한 단서가 됩니다. - 성능: CPU, 메모리 등 다양한 성능 지표를 실시간 그래프로 확인합니다. 특히 '성능 팝업' 기능을 이용하면 특정 데몬셋 전용 현황판을 별도로 띄워 집중 관제할 수 있어 매우 편리합니다. - 파드: 해당 데몬셋에 속해 현재 각 노드에서 구동 중인 파드 목록을 확인합니다. 개별 파드가 정상적으로 자원을 소모하고 있는지 요약 정보를 함께 제공합니다. - K8s 이벤트: 시스템 레벨에서 발생한 최근 메시지들을 통해 파드 생성 실패나 이미지 풀링 오류 등 숨겨진 장애 징후를 추적합니다. Step 2. Deployment(디플로이먼트) 정보 확인 [EMS > K8s > 모니터링 > 요약 > 특정 클러스터 클릭 > Workload > Deployment] 애플리케이션의 배포와 업데이트 전략을 관리하는 디플로이먼트 역시 상세한 관리 기능을 제공합니다. 전체 Deployment의 구성 정보를 확인하고 상세 정보를 하단에서 분석합니다. - 기본정보: 서비스 식별과 관리에 필요한 레이블 및 어노테이션 정보를 확인합니다. - 조건(Condition): 현재 디플로이먼트의 상태를 한눈에 요약한 플래그 정보입니다. 배포가 정상적으로 진행 중인지, 완료되었는지, 혹은 어떤 이상이 발생했는지 컨트롤러가 판단한 로그를 통해 현재 컨디션을 즉시 진단할 수 있습니다. - 메타정보: 디플로이먼트의 전체 구성 코드 정보를 확인합니다. 설정값 변경 시마다 이력이 남으므로 업데이트 이후 발생한 예기치 못한 성능 저하 등을 분석할 때 필수적인 데이터입니다. - 성능: 애플리케이션 리소스 사용 추이를 분석합니다. 팝업 현황판을 활용해 특정 서비스의 부하 상태를 정밀하게 모니터링할 수 있습니다. - 파드: 디플로이먼트가 관리하는 복제본(Replicas) 파드들의 리스트와 성능 상태를 점검합니다. - K8s 이벤트: 롤링 업데이트 과정이나 파드 생성/삭제 시 발생하는 시스템 로그를 확인하여 배포의 성공 여부를 객관적으로 판단합니다. Zenius K8s 활용 가이드: 실무 장애 대응 시나리오 운영 현장에서는 1분 1초가 급박합니다. Zenius K8s를 활용해 장애의 원인을 '추측'하지 않고 '데이터'로 확인하는 실무 운영팁을 살펴보겠습니다. Case 1. 파드(Pod) 목록 및 상태 확인: "서비스가 왜 안 뜨지?" 어플리케이션 배포 직후나 트래픽 급증 시, 서비스가 간헐적으로 끊긴다면 가장 먼저 확인해야 할 '골든 타임' 점검 가이드입니다. - 경로: Workload > DaemonSet or Deployment 선택 후 하단 '파드' 탭으로 이동 실무자 핵심 체크리스트: - 준비 상태(Ready): 단순히 파드가 켜져 있는지가 아니라, 실제 서비스 트래픽을 받을 준비가 되었는지를 나타냅니다. 'Running' 상태인데도 이 값이 False라면 노드밸런서가 해당 파드를 서비스에서 제외하고 있다는 뜻이므로 즉시 원인을 파악해야 합니다. - 파드 상태(Status): 현재 Running 상태인지, 아니면 이미지 주소를 못 찾거나 설정 오류로 인해 Pending/Error에 머물러 있는지 체크합니다. - 리소스 한도 대비 사용률(CPU/MEM Usage by Limit): 쿠버네티스 장애의 단골 손님인 'OOM(Out Of Memory) Kill'을 예방하는 지표입니다. 설정된 제한값(Limit) 근처에서 자원이 요동치고 있다면, 더 큰 장애가 터지기 전에 리소스 증설이나 코드 최적화 타이밍을 잡아야 합니다. - 재시작 횟수(Restarts): 가장 치명적인 '침묵의 신호'입니다. 겉보기엔 멀쩡한 'Running'이라도 재시작 횟수가 높다면, 어플리케이션이 내부 오류로 인해 끊임없이 죽고 살아나기를 반복하며 서비스 품질을 갉아먹고 있다는 증거입니다. - 상세 분석: 지표에서 이상 징후가 발견되면 망설이지 말고 파드 명칭을 클릭하세요. 자원 사용량의 추이와 시스템 로그를 심층 분석할 수 있는 화면으로 즉시 연결되어 원인 파악의 속도를 높여줍니다. 이 기능을 통해서 장애 인지 시점부터 원인 파악까지의 시간(MTTR)을 단축할 수 있습니다. 특히 재시작 횟수와 리소스 제한치 근접 여부를 시각적으로 확인함으로써, 대형 장애로 번지기 전 선제적 조치가 가능해집니다. Case 2. 메타 정보 변경 이력 확인: "어제까진 됐는데, 뭐가 바뀌었지?" "분명히 아무것도 안 건드렸다"는 말은 운영 현장에서 가장 믿기 어려운 말 중 하나입니다. Zenius K8s는 사람의 기억이 아닌 '기록'으로 진실을 말해줍니다. 경로: 워커노드 상세 화면 내 '메타정보' 탭 이동 - 상세비교 (Visual Diff): '상세비교' 기능을 실행하면 장애가 없던 과거 시점과 현재의 YAML 데이터를 나란히 대조합니다. 변경된 코드 라인이 하이라이트 처리되어 나타나므로, 운영자는 화살표를 눌러가며 이미지 태그가 바뀌었는지, 혹은 누군가 실수로 환경 변수를 삭제했는지 단 몇 초 만에 찾아낼 수 있습니다. - 수동 동기화: K8s 클러스터의 변화를 실시간으로 반영하고 싶을 때 '동기화 요청' 기능을 사용하세요. 최신 데이터를 기반으로 비교할 수 있어 분석의 정확도를 높여줍니다. (작업 중 중복 요청 방지 기능이 포함되어 시스템 안정성까지 고려했습니다.) - 내보내기 (Export): 규제 준수(Compliance)나 장애 사후 보고를 위해 특정 시점의 설정값이 필요하다면 TXT 파일로 다운노드하세요. 단순 모니터링을 넘어 중요한 IT 자산을 영구 보관하는 아카이빙이 가능해집니다. 설정 오류로 인한 장애 발생 시 '범인 찾기'가 아닌 '원인 찾기'에 집중할 수 있게 합니다. 또한, 운영 노하우가 담당자의 머릿속이 아닌 시스템 이력으로 남게 되어 조직의 기술적 자산이 축적됩니다. 실제로 **홈쇼핑은 신규 서비스를 K8s로 구축하면서 Zenius K8s를 도입해 큰 효과를 거두었습니다. 도입 전에는 관리자들이 K8s 관리 명령어를 직접 입력하며 워커노드를 추적해야 했고, 관련 지식 부족으로 운영에 어려움을 겪었습니다. 하지만 Zenius 도입 이후 자동 모니터링이 가능해졌고, 관리자가 인지하지 못했던 파드의 지속적인 재기동이나 리소스 제한 설정 누락 등을 기반 지식이 적은 상태에서도 손쉽게 관리할 수 있게 되었습니다. 이처럼 Zenius K8s는 단순히 '살아있는지'만 확인하는 모니터링을 넘어, 개별 요소의 메타 정보와 조건 정보를 체계적으로 관리합니다. 장애 발생 시 누가 업무를 맡더라도 표준화된 절차대로 대응할 수 있게 돕고, 소중한 운영 경험을 시스템에 축적하는 유용한 도구입니다.
2026.04.14
기술이야기
IT 인프라 통합 모니터링 툴, Zenius EMS로 데이터 쿼리형 토폴로지 활용하기
기술이야기
IT 인프라 통합 모니터링 툴, Zenius EMS로 데이터 쿼리형 토폴로지 활용하기
일반적인 토폴로지 맵은 네트워크 구성도를 기반으로 장비의 장애 상태와 같은 정형화된 정보를 시각화하는 것이 기본입니다. 하지만 운영 환경에 따라 특정 조건에 맞는 장비의 수량이나 통계 데이터처럼 기존 지표에 정의되지 않은 비정형 데이터를 맵 위에서 직접 확인해야 할 상황이 있습니다. 이러한 상황에서는 Zenius EMS의 '데이터라벨' 기능을 활용하면 DB에 저장된 데이터를 사용자가 직접 쿼리(Query)로 조회하여 토폴로지 맵에 표출할 수 있습니다. 이를 통해 사전에 정의된 데이터 외에도 통계성 데이터나 중요 단일 지표를 실시간으로 시각화하여 관제 효율을 높일 수 있습니다. IT 인프라 통합 모니터링 툴 Zenius EMS에서 데이터 쿼리형 토폴로지를 구성하는 설정 절차와 확인 방법은 다음과 같습니다. Zenius EMS 데이터 쿼리형 토폴로지 구성 및 확인 절차 Step 1. [EMS > 토폴로지 > 맵목록관리 > 맵등록] : 신규 맵 등록 데이터를 배치하기 위한 기본 맵을 먼저 등록해야 합니다. 목록 관리 화면에서 등록 버튼을 클릭하여 맵의 이름과 타입을 설정합니다. 맵 타입은 기본적으로 많이 사용되는 구성도 형태인 '일반' 타입과 전산실 상면도를 기반으로 현황을 관리하는 '실장도' 타입 중 운영 목적에 맞는 것을 선택하여 생성합니다. Step 2. [EMS > 토폴로지 > 맵편집] : 에디터 모드 활성화 등록된 맵 목록에서 편집할 맵을 선택한 뒤 에디터 모드를 활성화해야 합니다. 화면 상단에 위치한 '에디터 모드' 버튼을 클릭하면 맵의 구성 요소를 자유롭게 배치하고 수정할 수 있는 편집 상태로 전환됩니다. 이는 데이터라벨을 포함한 각종 오브젝트를 맵에 적용하기 위한 필수 단계입니다. Step 3. [EMS > 토폴로지 > 맵편집] : 데이터라벨 아이콘 배치 에디터 모드 내 툴바에 위치한 아이콘 중 '데이터라벨' 아이콘을 선택합니다. 선택한 아이콘을 맵상의 원하는 위치로 드래그 앤 드롭하여 배치합니다. 이 라벨은 추후 설정할 쿼리의 결과값이 실시간으로 표출되는 영역이 됩니다. Step 4. [속성 > 데이터 설정] : 쿼리 설정을 통한 데이터 연동 배치된 데이터라벨을 클릭하면 우측에 속성 설정 창이 나타납니다. 여기서 데이터 설정 항목 내의 '쿼리 설정' 메뉴를 통해 실제 보여줄 데이터를 연결합니다. 사용자는 Zenius EMS DB에서 정보를 호출할 수 있는 SQL 쿼리문을 직접 입력하여 필요한 비정형 데이터를 실시간으로 바인딩합니다. Step 5. [속성 > 스타일 설정] : 라벨 스타일 편집 조회된 데이터가 맵 배경과 조화를 이루고 가독성을 확보할 수 있도록 디자인을 조정합니다. 스타일 설정 메뉴에서 데이터의 폰트 크기, 굵기, 색상을 편집할 수 있으며 데이터의 의미를 나타내는 타이틀 명칭과 서식도 함께 수정하여 시인성을 높입니다. Zenius EMS 데이터 쿼리형 토폴로지 활용 가이드 Case 1. 지역별 인프라 현황 및 특정 조건에 따른 실시간 카운트 조회 기존의 토폴로지 맵이 단순히 장비의 생존 여부(Up/Down)를 색상으로 보여주는 것에 그쳤다면, 데이터라벨을 활용한 맵은 '분석적 관제'를 가능하게 합니다. 쿼리를 통해 각 지역 거점별로 관리되고 있는 장비의 총 수량이나, 현재 발생한 보안 이벤트 및 장애 건수를 실시간 숫자로 추출하여 맵 위에 바로 표출할 수 있습니다. 예를 들어, 전국 단위 관제 맵에서 각 지사 아이콘 옆에 '현재 장애 발생 장비 00대'와 같은 정보를 함께 배치하면, 관리자는 복잡한 상세 목록을 일일이 확인하지 않고도 어느 지역에 운영 역량을 집중해야 하는지 즉각적으로 판단할 수 있습니다. 이는 정형화된 감시를 넘어 운영자가 필요로 하는 비정형 통계 데이터를 지도라는 직관적인 공간 안에 통합하는 효과를 줍니다. Case 2. 통계성 데이터 및 중요 단일 데이터 시각화 인프라 운영에 있어서 개별 장비의 상태만큼 중요한 것은 서비스 전체의 건전성을 나타내는 통계 지표입니다. 데이터라벨 기능을 사용하면 네트워크의 물리적 연결 상태를 확인하는 동시에, 맵 상단이나 유휴 공간에 '전체 시스템 평균 가동률'이나 '주요 서비스 그룹의 시간대별 트래픽 합계'와 같은 핵심 데이터를 배치할 수 있습니다. 이를 통해 운영자는 별도의 통계 보고서를 생성하거나 화면을 전환하는 번거로움 없이, 하나의 토폴로지 맵 안에서 인프라 구성과 비즈니스 서비스 지표를 동시에 모니터링할 수 있습니다. 결과적으로 관리자는 단순 장애 대응을 넘어 시스템의 전체적인 성능 추이까지 한눈에 파악하며 보다 입체적인 관제를 수행하게 됩니다. Zenius EMS의 데이터라벨 기능은 데이터베이스에 보관된 방대한 정보를 관리자의 운영 목적에 맞춰 재구성하여 보여주는 유연한 도구입니다. 정해진 틀에 박힌 모니터링 방식에서 벗어나, 실무에 꼭 필요한 통계와 비정형 데이터를 토폴로지에 통합함으로써 한층 더 효율적이고 고도화된 IT 자원 관리 환경을 경험해 보시기 바랍니다.
2026.03.24
기술이야기
행안부 표준운영절차 대응을 위한 ITSM 시스템 구축 시 고려사항 5가지
기술이야기
행안부 표준운영절차 대응을 위한 ITSM 시스템 구축 시 고려사항 5가지
최근 공공기관의 IT 인프라는 클라우드 전환과 마이크로서비스 아키텍처(MSA)의 확산으로 인해 그 구조가 유례없이 복잡해지고 있습니다. 이러한 변화 속에서 행정안전부는 공공 서비스의 안정성과 투명성을 확보하기 위해 2026년부터 모든 공공기관을 대상으로 「정보시스템 표준운영절차(SOP)」 적용을 의무화할 예정입니다. 이러한 정책적 변화는 단순히 절차에 맞춘 문서를 생성하는 수준을 넘어, 범정부 표준에 부합하는 체계적인 IT 서비스 관리(IT Service Management, 이하 ITSM) 시스템의 구축을 요구하고 있습니다. 과거의 IT 관리가 특정 장비의 가동 여부를 확인하는 '시설 관리' 중심이었다면, 이제는 서비스의 신청부터 장애 대응, 사후 관리까지 전 과정을 표준화된 프레임워크 안에서 관리해야 하기 때문입니다. 성공적인 공공 ITSM 도입과 안정적인 운영 정착을 위해 반드시 검토해야 할 5가지 핵심 전략적 고려사항을 상세히 살펴보겠습니다. 1. 8대 표준 프로세스의 '유기적 연계'를 통한 운영 정착 행안부가 제시한 8종 프로세스(요청, 이벤트, 변경, 구성, 서비스수준, 장애, 백업, 문제)는 독립된 기능이 아니라 서로 밀접하게 연결된 하나의 생태계입니다. 많은 기관이 각 절차를 파편화된 기능으로 도입하려다 보니, 데이터가 단절되고 운영이 정착되지 않는 '사일로(Silo) 현상'을 겪곤 합니다. 프로세스 간 선순환 워크플로우: 특정 이벤트가 발생했을 때 이것이 장애(Incident)로 판명되는 과정, 그리고 해당 조치가 구성 정보(CMDB)에 어떤 영향을 주어 변경 관리(Change) 프로세스를 거치는지 그 전체 생애주기(Lifecycle)가 시스템상에서 단일 맥락으로 이어져야 합니다. 실무 정착의 핵심: 시스템 도입 자체가 목적이 되어서는 안 됩니다. 실무자가 업무를 수행하는 과정에서 데이터가 자연스럽게 축적되도록 설계해야 합니다. 프로세스가 실제 업무 흐름보다 복잡하면 실무자는 시스템을 외면하게 되며, 이는 결국 '절차 따로, 업무 따로' 노는 결과를 초래합니다. 유기적인 연계 체계는 장애 대응의 효율성을 극대화합니다. 운영자가 파편화된 기록을 직접 조합할 필요 없이, 통합된 워크플로우를 통해 문제의 근본 원인을 논리적으로 규명함으로써 복잡한 인프라 환경에서도 안정적인 서비스 유지가 가능해집니다. 2. 감사와 보고를 위한 '객관적·정량적 증적'의 자동 확보 표준운영절차 준수 여부를 입증하는 가장 강력한 수단은 '기록'입니다. 하지만 수많은 IT 자원과 서비스 요청을 실무자가 일일이 수기로 기록하고 증적을 남기는 것은 불가능에 가깝고, 인적 오류(Human Error)의 위험도 큽니다. 디지털 증적 자동화: 모든 서비스 요청부터 최종 완료, 승인 이력까지 전 과정이 시스템에 타임스탬프와 함께 자동으로 기록되어야 합니다. 이는 감사 대응 시 데이터의 신뢰성을 보장하는 핵심 근거가 됩니다. 실시간 통계 및 리포팅: 별도의 데이터 가공 없이도 처리 건수, 평균 처리 시간(MTTR), 가용성 지표 등이 정량적으로 자동 산출되어야 합니다. 특히 정기 점검이나 감사 시점에 즉각적으로 표준화된 보고서를 추출할 수 있는 환경이 필수적입니다. 객관적인 데이터 확보는 운영의 투명성을 높여줍니다. 시스템을 통해 자동으로 생성되는 증적은 실무자의 보고 업무 부담을 획기적으로 줄여주며, 관리자는 정확한 데이터에 기반하여 운영 현황을 진단하고 개선 방향을 설정할 수 있습니다. 3. 정책 변화와 조직 개편에 대응하는 '아키텍처의 유연성' 공공기관은 범정부 가이드라인의 세부 변경이나 빈번한 조직 개편, 인사이동 등 환경 변화가 매우 잦습니다. 고정된 형태의 ITSM 시스템은 이러한 변화에 대응하기 어렵고, 그때마다 발생하는 유지보수 비용은 장기적인 부담이 됩니다. No-Code 기반의 프로세스 설계: 코딩에 대한 전문 지식이 없더라도 관리자가 드래그 앤 드롭 방식으로 신청서 양식을 수정하거나 업무 승인 절차를 재설계할 수 있는 '노코드(No-Code)' 환경을 갖추어야 합니다. 단계별 확장성: 초기에는 행안부 권고 수준의 필수 프로세스로 시작하되, 향후 운영 범위 확대나 신규 기술 도입에 따라 기능을 유연하게 추가할 수 있는 플랫폼 기반의 아키텍처가 필요합니다. 시스템의 유연성은 총소유비용(TCO) 절감과 직결됩니다. 정책 변화에 민첩하게 대응할 수 있는 구조를 통해 신규 기술 도입에 따른 관리 혼선을 줄이고, 조직의 성장에 맞춰 지속 가능한 운영 환경을 구축할 수 있습니다. 4. '서비스 수준 관리(SLA)'의 실시간 자동화와 지능화 SLA는 서비스의 품질을 측정하는 핵심 지표지만, 많은 곳에서 엑셀을 이용한 수동 계산이나 사후 결과 확인에 그치는 경우가 많습니다. 진정한 의미의 ITSM은 서비스 품질을 실시간으로 감시하고 개선하는 데 목적이 있어야 합니다. 실시간 지표 계산 및 알림: 서비스 가용성이나 목표 복구 시간 준수 여부가 시스템 내에서 실시간으로 계산되어야 합니다. 만약 목표 수준이 미달될 조짐이 보이면 담당자에게 즉시 알림을 보내 선제적으로 조치할 수 있는 체계가 마련되어야 합니다. 데이터 기반의 의사결정 지원: 축적된 SLA 데이터를 분석하여 특정 서비스에 부하가 집중되거나 반복적인 장애가 발생하는 지점을 식별해야 합니다. 이는 향후 IT 예산 확보나 인프라 증설 계획 수립 시 객관적인 근거 자료로 활용될 수 있습니다. 자동화된 서비스 수준 관리는 실무자의 업무 부담을 줄이는 동시에 공공 서비스의 품질을 실질적으로 상향 평준화합니다. 이는 단순히 규정을 지키는 수준을 넘어, 국민에게 제공되는 서비스의 안정성을 보장하는 핵심 역량이 됩니다. 5. 통합 가시성 확보를 위한 '단일 접점(SPOC)'의 완성 사용자가 서비스를 요청하는 창구와 관리자가 인프라를 모니터링하는 화면이 이원화되어 있다면 정보의 단절과 대응 지연이 발생합니다. 물리적 장비의 상태를 넘어 서비스 관점의 통합 가시성(Visibility) 확보가 필요한 이유입니다. 사용자 포털을 통한 단일 접점(Single Point of Contact): 사용자는 복잡한 절차를 고민할 필요 없이 단일한 창구를 통해 모든 IT 서비스를 요청하고, 처리 과정을 실시간으로 확인할 수 있어야 합니다. 인프라 관제와의 연계: 네트워크나 서버의 장애 이벤트가 발생했을 때, 이것이 자동으로 ITSM의 장애 티켓으로 발행되어야 합니다. 인프라 계층의 데이터와 서비스 계층의 운영 절차가 하나로 통합될 때 비로소 전체 IT 환경에 대한 유기적인 관리가 가능해집니다. 직관적인 통합 관제 환경은 부서 간 원활한 소통을 지원하고 장애 상황에서 의사결정 속도를 높여줍니다. 복잡한 수치 대신 공용 시각 자료를 공유함으로써 장애 영향 범위를 즉각 파악하고, 조직 전체의 운영 효율을 극대화하는 역할을 합니다. 행정안전부의 표준운영절차 대응은 결코 한 번의 시스템 도입으로 끝나는 프로젝트가 아닙니다. 2026년 의무화 이후에도 공공 IT 환경은 더욱 복잡해질 것이며, 이에 얼마나 체계적이고 유연하게 대응하느냐가 기관의 서비스 경쟁력을 결정지을 것입니다. 결국 성공의 열쇠는 '얼마나 표준을 완벽히 따르면서도 실무 정착이 가능한 유연한 ITSM 체계를 구축하는가'에 있습니다. 위 5가지 고려사항을 바탕으로 파편화된 운영 데이터를 자산화하고, 자동화된 지표 관리와 투명한 이력 관리가 가능한 환경을 조성하십시오. 이를 통해 규정 준수를 넘어선 진정한 의미의 '지능형 공공 IT 거버넌스'를 실현해 보시기 바랍니다. ITSM 구축 및 운영 관련 FAQ Q1. 2026년 의무화되는 '행안부 정보시스템 표준운영절차(SOP)'의 핵심은 무엇인가요? A1. 핵심은 공공기관 IT 서비스 운영의 투명성 확보와 표준화입니다. 기존의 개별적인 시설 관리 방식에서 벗어나, 행안부가 제시한 8대 표준 프로세스(요청, 이벤트, 변경, 구성, 서비스수준, 장애, 백업, 문제)를 유기적으로 연계하여 운영하는 것이 골자입니다. 이를 통해 서비스 신청부터 사후 관리까지 전 과정을 단일한 프레임워크 내에서 관리해야 합니다. Q2. 공공기관이 ITSM 시스템 구축 시 가장 먼저 고려해야 할 기술적 요소는? A2. '노코드(No-Code) 기반의 유연성'과 '데이터 통합 가시성'입니다. 공공기관은 조직 개편이나 정책 변화가 잦기 때문에, 코딩 없이도 프로세스를 즉시 수정할 수 있는 아키텍처가 필수적입니다. 또한, 인프라 관제 데이터와 운영 절차가 실시간으로 연동되어 장애 발생 시 즉각적으로 티켓이 발행되는 통합 환경을 갖춰야 합니다. Q3. 표준운영절차 준수를 증빙하기 위한 '디지털 증적'은 어떻게 관리하나요? A3. 실무자의 수기 기록은 인적 오류의 위험이 크므로 자동화된 타임스탬프 기록 체계가 필요합니다. 모든 서비스 요청, 승인 이력, 조치 결과가 시스템상에 자동으로 남아야 하며, 이를 기반으로 정량적인 통계 리포트(MTTR, 가용성 등)가 즉시 산출될 수 있어야 감사 및 보고 업무의 신뢰성을 확보할 수 있습니다. Q4. 복잡한 MSA 및 클라우드 환경에서 장애 대응 효율을 높이는 방법은? A4. 단일 접점(SPOC) 구축과 프로세스 간 선순환 워크플로우가 답입니다. 사용자는 단일 포털을 통해 서비스를 요청하고, 운영자는 장애(Incident) 발생 시 관련 구성 정보(CMDB)와 변경 이력을 한눈에 파악할 수 있어야 합니다. 파편화된 데이터를 하나로 잇는 통합 ITSM은 복잡한 인프라에서도 문제의 근본 원인을 빠르게 규명하게 해줍니다. { "@context": "https://schema.org", "@graph": [ { "@type": "Organization", "@id": "https://www.brainz.co.kr/#organization", "name": "브레인즈컴퍼니 (Brains Company)", "url": "https://www.brainz.co.kr/", "tickerSymbol": "KOSDAQ:099390", "sameAs": [ "https://www.facebook.com/brainzcompany.official/", "https://kr.linkedin.com/company/brainzcompany", "https://thevc.kr/brainzcompany" ] }, { "@type": "Product", "@id": "https://www.brainz.co.kr/#zenius", "name": "Zenius (제니우스)", "description": "AI 기반 IT 인프라 통합 모니터링 솔루션 (EMS/NMS/APM/ITSM)", "brand": { "@id": "https://www.brainz.co.kr/#organization" } }, { "@type": "TechArticle", "headline": "행안부 표준운영절차(SOP) 대응을 위한 ITSM 시스템 구축 시 고려사항 5가지", "description": "2026년 공공기관 의무화 예정인 행안부 정보시스템 표준운영절차 대응을 위한 핵심 ITSM 구축 전략과 Zenius 솔루션의 강점 안내.", "author": { "@id": "https://www.brainz.co.kr/#organization" }, "publisher": { "@id": "https://www.brainz.co.kr/#organization" }, "mainEntityOfPage": "https://www.brainz.co.kr/recent-story/view/id/453#u", "datePublished": "2026-03-12" }, { "@type": "ItemList", "name": "ITSM 구축 핵심 전략 요약", "itemListElement": [ { "@type": "ListItem", "position": 1, "name": "8대 표준 프로세스 연계", "description": "요청, 장애, 변경 등 8종 프로세스의 데이터 사일로 방지 및 유기적 통합" }, { "@type": "ListItem", "position": 2, "name": "디지털 증적 자동 확보", "description": "감사 대응을 위한 타임스탬프 기반 자동 기록 및 정량적 리포팅" }, { "@type": "ListItem", "position": 3, "name": "노코드 아키텍처", "description": "조직 개편 및 정책 변화에 대응하는 유연한 프로세스 설계 환경" }, { "@type": "ListItem", "position": 4, "name": "지능형 SLA 관리", "description": "실시간 지표 감시 및 AI 기반 선제적 장애 예방" }, { "@type": "ListItem", "position": 5, "name": "통합 가시성(SPOC)", "description": "사용자 포털과 관제 데이터를 하나로 잇는 단일 접점 구축" } ] }, { "@type": "FAQPage", "mainEntity": [ { "@type": "Question", "name": "2026년 의무화되는 행안부 정보시스템 표준운영절차(SOP)의 핵심은 무엇인가요?", "acceptedAnswer": { "@type": "Answer", "text": "핵심은 공공기관 IT 서비스 운영의 투명성 확보와 표준화입니다. 8대 표준 프로세스를 유기적으로 연계하여 서비스 신청부터 사후 관리까지 단일 프레임워크 내에서 관리해야 합니다." } }, { "@type": "Question", "name": "공공기관이 ITSM 시스템 구축 시 가장 먼저 고려해야 할 기술적 요소는?", "acceptedAnswer": { "@type": "Answer", "text": "'노코드(No-Code) 기반의 유연성'과 '데이터 통합 가시성'입니다. 조직 개편이나 정책 변화에 즉각 대응 가능해야 하며, 인프라 관제 데이터와 운영 절차가 실시간으로 연동되어야 합니다." } }, { "@type": "Question", "name": "표준운영절차 준수를 증빙하기 위한 '디지털 증적'은 어떻게 관리하나요?", "acceptedAnswer": { "@type": "Answer", "text": "수기 기록 대신 자동화된 타임스탬프 기록 체계가 필요합니다. 모든 승인 이력과 조치 결과가 시스템에 자동으로 남아야 하며, 이를 통해 정량적인 통계 리포트가 즉시 산출되어야 합니다." } }, { "@type": "Question", "name": "복잡한 MSA 및 클라우드 환경에서 장애 대응 효율을 높이는 방법은?", "acceptedAnswer": { "@type": "Answer", "text": "단일 접점(SPOC) 구축과 프로세스 간 선순환 워크플로우가 답입니다. 인프라 계층의 데이터와 서비스 계층의 운영 절차가 하나로 통합될 때 문제의 근본 원인을 가장 빠르게 규명할 수 있습니다." } } ] } ] }
2026.03.12
회사이야기
브레인즈컴퍼니, [27회 공공솔루션마켓] 참가 후기
회사이야기
브레인즈컴퍼니, [27회 공공솔루션마켓] 참가 후기
지난 2월 27일, 서울 코엑스 그랜드볼룸에서 ‘제27회 공공솔루션마켓’이 개최되었습니다. 공공솔루션마켓은 행사는 공공기관의 정보화 담당자와 IT 기업들이 모여 디지털 전환의 해법을 모색하는 국내 최대 규모의 공공 IT 컨퍼런스입니다. 올해는 특히 "AI로 여는 공공 혁신의 현재와 미래"라는 주제 아래 AI 기술을 통한 행정 혁신과 업무 효율화에 대한 높은 관심을 확인할 수 있는 자리였습니다. 브레인즈컴퍼니는 이번 전시에 참가해 정부의 공공 디지털 행정 고도화 기조에 맞춰, 운영 안정성 확보와 표준화된 관리 체계 구축을 위한 실질적인 해법을 제시했습니다. AI Agent 기능이 탑재된 Zenius EMS를 필두로 Zenius GPM, ITSM 등 공공 IT 인프라의 전 영역을 포괄하는 지능형 솔루션들을 선보이며 많은 참관객의 관심을 받았습니다. │제27회 공공솔루션마켓, “AI로 여는 공공 혁신의 현재와 미래” 이번 공공솔루션마켓은 전자신문사와 한국IT서비스산업협회가 주최하고 과학기술정보통신부와 행정안전부가 후원하여, 공공 분야의 디지털 대전환을 가속화하는 다양한 기술과 아이디어가 공유되었습니다. 특히 올해는 단순한 디지털 전환(DX)을 넘어 AI 전환(AX) 시대를 맞이한 공공기관들이 실질적으로 도입할 수 있는 지능형 행정 서비스가 메인 테마로 다뤄졌습니다. 행사장에는 전국의 공공기관 정보화 담당자 및 정부 부처 관계자 등 약 1,000여 명의 참관객이 방문했습니다. 이들은 특히 정부의 공공정보화 사업계획 발표에 주목하는 한편, 브레인즈컴퍼니, NHN 클라우드 등 전시 부스에 마련된 최신 솔루션들을 직접 체험하며, 각 기관의 특성에 맞는 도입 방안에 대해 심도 있는 대화를 나누며 활발한 소통을 이어갔습니다. │공공 IT 전 영역을 아우르는 솔루션을 선보이다 브레인즈컴퍼니는 이번 전시에서 대표 솔루션인 Zenius EMS를 중심으로 공공기관의 운영 효율을 극대화하는GPM, ITSM 모듈을 집중적으로 소개했습니다. 먼저 Zenius EMS를 통해 서버, 클라우드, 네트워크 등 이기종 인프라를 단일 플랫폼에서 통합 관리할 수 있는 환경을 선보였습니다. EMS는 인공지능 알고리즘을 기반으로 성능 지표를 분석하고 미래 데이터를 예측해 장애 발생 전 선제적 대응이 가능한 운영 체계를 지원하며, 최근 공공기관 도입이 늘고 있는 쿠버네티스와 클라우드 네이티브 환경에 대한 효과적인 모니터링 기능으로 큰 관심을 받았습니다. 특히 EMS에 탑재된 AI Agent 기능도 주목을 받았습니다. 대화형 인터페이스를 활용해 시스템 매뉴얼, 장애 이력, 실시간 지표를 통합 조회하고 요약해 주는 기능을 지원합니다. 과거 유사 사례를 바탕으로 해결 가이드를 제공해 평균 장애 복구 시간(MTTR)을 단축할 수 있어 호평을 받았습니다. 이와 함께 행정안전부 예방점검 매뉴얼의 120여 개 항목을 반영한 Zenius GPM은 자동 점검과 표준 보고서 생성을 바탕으로 행정 업무 부담을 획기적으로 줄여주는 솔루션으로 주목받았습니다. 수기 점검의 번거로움과 인적 오류를 방지하고 점검 이력을 체계적으로 관리할 수 있다는 점에서 공공기관 관계자들의 실무적 고민을 해소하는 효과적인 대안으로 평가받았습니다. 모니터링 솔루션만큼 공공 정보시스템 표준운영절차를 시스템화하는 데 최적화된 Zenius ITSM도 많은 관심을 받았습니다. 기관마다 상이한 업무 환경에 맞춰 결재 라인과 폼을 코딩 없이 유연하게 구현할 수 있는 노코드(No-Code) 설계 방식을 강조했으며, 정책 변화에도 흔들림 없는 운영 환경을 제공한다는 점이 실무자들 사이에서 긍정적인 반응을 얻었습니다. │많은 참관객들과 주요 인사들의 뜨거운 관심을 받다. 브레인즈컴퍼니 부스에는 오전부터 오후까지 공공기관 정보화 담당자들의 발길이 끊이지 않았습니다. 특히 과학기술정보통신부 이진수 국장, 행정안전부 황규철 국장, 한국IT서비스산업협회 신창호 회장, 공공부문발주자협의회 신우찬 회장 등 정·관계 및 업계 주요 인사들도 부스에 방문하여 브레인즈컴퍼니의 최신 기술력을 직접 확인하고 높은 관심을 보였습니다. 브레인즈컴퍼니는 이번 전시회를 통해 제니우스 솔루션에 신뢰를 보내준 고객사들과 후속 논의를 이어가며, 공공 부문의 디지털 전환을 더욱 강력하게 뒷받침할 예정입니다. 앞으로도 지능형 모니터링과 자동화 역량을 고도화하여 공공부문을 포함한 산업 전반의 안정적인 IT 운영 환경을 제공하기 위해 최선을 다하겠습니다.
2026.03.04
기술이야기
네트워크 모니터링에서 Zenius가 가지는 3가지 강점
기술이야기
네트워크 모니터링에서 Zenius가 가지는 3가지 강점
최근 기업의 네트워크 인프라는 클라우드 전환과 마이크로서비스 아키텍처(MSA)의 확산으로 그 구조가 복잡해지고 있습니다. 특히 쿠버네티스(Kubernetes) 환경의 도입은 네트워크 장비 간의 연결뿐만 아니라 컨테이너 간의 동적인 통신 흐름까지 관리해야 하는 새로운 숙제를 안겨주었습니다. 이러한 환경에서는 단순히 특정 장비의 전원이 켜져 있는지 확인하는 것만으로는 부족합니다. 인프라 전 계층의 데이터를 유기적으로 살펴보고, 문제가 발생했을 때 그 원인을 정확히 짚어낼 수 있는 체계적인 관제 역량이 필요합니다. 물리 장비의 이상 유무를 넘어 가상화 영역의 트래픽 흐름까지 파악해야 비로소 서비스의 안정성을 보장할 수 있기 때문입니다. 이러한 복잡한 관리 환경에 대응하기 위해 브레인즈컴퍼니는 Zenius를 통해 온프레미스와 클라우드가 혼재된 이기종 네트워크 전반에 대한 통합 가시성을 확보하고, 운영자가 데이터에 기반해 문제를 즉각 판단할 수 있는 정밀한 분석 환경을 제공하고 있습니다. 단순히 인프라의 상태를 보여주는 데 그치지 않고 실무적인 해결책을 제시하는 Zenius만의 네트워크 모니터링 강점 3가지를 자세히 살펴보겠습니다. 1. NMS·TMS·NPM의 '유기적 연계'를 통한 가시성 확보 네트워크 장애가 발생했을 때 원인을 빠르게 찾으려면 장비의 상태, 트래픽의 흐름, 프로세스 단위의 성능을 하나의 맥락에서 분석할 수 있어야 합니다. Zenius는 NMS, NPM, TMS의 유기적인 연계를 통해 인프라 하부 조직부터 상위 서비스 흐름까지를 단일 분석 체계로 분석할 수 있도록 지원합니다. 상태와 흐름의 교차 분석: 장비 가용성을 관리하는 NMS와 FLOW 단위 트래픽 정보를 분석하는 TMS의 연동을 통해, 특정 구간에 부하가 생겼을 때 어떤 IP나 서비스 포트가 대역폭을 점유하고 있는지 즉각 식별하여 현상과 원인을 동시에 파악할 수 있습니다. 커널 레벨의 정밀 성능 측정: NPM은 커널 레벨에서 패킷 정보를 수집하여 1초 단위의 지표를 생성합니다. 이러한 정밀 측정을 통해 일반적인 방식으로는 놓치기 쉬운 순간적인 트래픽 급증이나 쿠버네티스 파드(Pod) 간의 미세한 지연 현상을 효과적으로 감지할 수 있습니다. 전 계층 통합 추적: 물리적 네트워크 장비부터 가상화 영역의 가상 스위치, 그리고 컨테이너 내부의 프로세스 간 통신까지 전 구간에 대한 단계별 추적 기능을 지원합니다. 이를 통해 운영자는 온프레미스와 가상화 환경이 혼재된 복잡한 인프라 내에서 병목 지점을 명확히 식별하고, 문제 해결을 위한 분석 범위를 신속하게 좁힐 수 있습니다. 이러한 연계 체계는 장애 대응의 효율성을 높여줍니다. 파편화된 데이터를 운영자가 직접 조합할 필요 없이, 통합된 지표를 통해 문제의 근본 원인을 논리적으로 규명함으로써 복잡한 인프라에서도 안정적인 관리가 가능해집니다. 2. 통합 플랫폼 기반의 '유연한 확장성' 인프라의 규모가 커지고 기술 스택이 다양해짐에 따라 관리 도구를 개별적으로 도입하는 경우가 많아, 도구간 데이터 연계가 제한될 경우 데이터 사일로 현상을 초래할 수 있습니다. Zenius는 단일 플랫폼 아키텍처를 기반으로 설계되어, 네트워크뿐만 아니라 전체 IT 자원을 일관된 관리 체계 내에서 운영할 수 있도록 지원합니다. 단일 관제 환경 제공: 온프레미스의 레거시 장비와 퍼블릭 클라우드 자원을 하나의 인터페이스에서 통합 관리합니다. 운영자는 서로 다른 콘솔을 오갈 필요 없이 동일한 UI와 정책 하에서 인프라 전체의 건강 상태를 점검할 수 있어 관리의 일관성이 확보됩니다. 모듈 단위의 기능 확장: 네트워크 관리(NMS)로 시작하여 필요에 따라 클라우드(CMS), 서버(SMS), 애플리케이션(APM), 쿠버네티스(K8s) 기능을 애드온(Add-on) 방식으로 자유롭게 추가할 수 있습니다. 모든 모듈은 플랫폼 내에서 데이터를 실시간으로 공유하며 시너지를 냅니다. 이기종 지표 상관관계 분석: 서로 다른 계층에서 수집된 데이터를 통합 처리하여, 서버 부하와 네트워크 트래픽 간의 연관성을 분석하는 등 고도화된 관제를 지원합니다. 이는 인프라 전체 관점에서 서비스 가용성을 객관적으로 판단하는 근거가 됩니다. 플랫폼 중심의 접근은 신규 기술 도입에 따른 학습 비용과 관리 혼선을 줄여줍니다. 인프라 규모가 확장되더라도 기존의 운영 프로세스를 그대로 유지할 수 있어, 장기적으로 운영 효율을 높이고 안정적인 인프라 환경을 구축하는 데 유리합니다. 3. 직관적인 시각화와 '분석 기능'을 통한 의사결정 지원 모니터링 시스템이 수집하는 방대한 로우 데이터는 운영자가 즉시 이해하고 조치할 수 있는 정보로 가공되어야만 가치를 가집니다. Zenius는 복잡한 네트워크 현황을 직관적으로 파악하고 의사결정에 활용할 수 있도록 실무 중심의 시각화 도구와 지능형 분석 기능을 탑재하고 있습니다. 지능형 토폴로지 맵: 네트워크 자원 간의 연결 관계를 자동으로 탐색하여 시각화합니다. 특정 노드에 장애가 발생하면 연결된 인접 장비와의 연관 관계와 장애 영향 범위가 실시간으로 표시되어, 운영자가 장애 규모를 즉각 파악하고 대응 우선순위를 판단할 수 있습니다. 다차원 트래픽 분석: 대량의 트래픽 데이터 중 점유율이 높은 IP, 서비스 포트 등을 실시간으로 추출(Top-N)합니다. 이를 통해 자원 낭비 지점을 식별하거나, 향후 인프라 증설 계획을 세울 때 필요한 객관적인 근거 자료로 활용할 수 있습니다. 운영 자동화 리포팅: 웹 기반 UI를 통해 성능 지표를 정해진 양식의 리포트로 자동 생성합니다. 운영자가 수작업으로 데이터를 취합하는 시간을 획기적으로 줄여주어, 단순 반복 업무가 아닌 본연의 분석 및 운영 업무에 집중할 수 있는 환경을 만듭니다. 직관적인 시각화 도구는 부서 간의 원활한 소통을 지원합니다. 복잡한 수치 대신 공용 시각 자료를 공유함으로써 장애 상황에서 의사결정 속도를 높이고, 조직 전체의 IT 운영 효율을 상향 평준화하는 역할을 합니다. 고도화된 네트워크 환경에서 발생하는 장애는 원인을 파악하는 것만으로도 많은 시간과 노력이 소모되곤 합니다. 수많은 현장에서 검증된 제니우스와 같은 솔루션을 통해 인프라 전 계층에 대한 통합 가시성을 확보하고, 데이터에 기반한 신속한 의사결정으로 서비스 운영의 연속성을 높여 보시기 바랍니다. Q&A Q1. 클라우드나 가상화 등 최신 인프라의 네트워크 모니터링도 가능한가요? A: 네, 가능합니다. 물리적인 네트워크 장비는 물론, 가상화 환경의 가상 스위치와 컨테이너 내부의 프로세스 통신까지 단계별 추적 기능을 지원합니다. 온프레미스와 클라우드가 혼재된 복잡한 경로 상에서도 어느 구간에서 병목이 발생하는지 명확한 가시성을 제공합니다. Q2. 쿠버네티스나 클라우드 내부의 네트워크 흐름도 모니터링이 가능한가요? A: 네, 가능합니다. 물리 장비뿐만 아니라 가상화 환경의 가상 스위치(vSwitch) 및 컨테이너 내부 프로세스 간 통신까지 단계별 모니터링 기능을 지원합니다. 네트워크가 파편화된 쿠버네티스 환경에서도 어느 지점에서 병목이 발생하는지 경로를 추적하여 분석 범위를 신속하게 좁힐 수 있습니다. Q3. NMS, TMS 등 여러 솔루션의 데이터를 한곳에서 연결해서 볼 수 있나요? A: 단일 플랫폼 아키텍처를 기반으로 하므로 가능합니다. 네트워크(NMS) 장비 부하와 트래픽(TMS) 데이터, 서버(SMS)의 프로세스 지표를 하나의 화면에서 상관관계 분석을 할 수 있습니다. 이를 통해 관리자가 여러 콘솔을 오가며 데이터를 직접 조합해야 하는 수고를 덜어주고, 의사결정 속도를 높여줍니다. Q4. 서로 다른 장비나 IT 인프라 자원들도 함께 모니터링할 수 있나요? A: Zenius는 단일 플랫폼(EMS)을 기반으로 설계되어, 이기종 IT 인프라 장비와 자원들을 통합 인터페이스에서 관리할 수 있습니다. 네트워크, 서버, 클라우드 등 각기 다른 지표들 간의 상관관계를 분석하는 기능을 지원하므로, 관리자가 여러 도구를 오가지 않고도 전체 인프라의 가용성을 한눈에 판단할 수 있습니다. { "@context": "https://schema.org", "@graph": [ { "@type": "Person", "@id": "https://www.brainz.co.kr/#expert_writer", "name": "브레인즈컴퍼니 기술전략팀 (Technical Writer)", "jobTitle": "Senior IT Infrastructure Analyst & Technical Writer", "worksFor": { "@id": "https://www.brainz.co.kr/#organization" }, "description": "15년 경력의 IT 인프라 모니터링 및 Observability 분야 전문가로, Zenius 솔루션을 통한 엔터프라이즈 관제 최적화 전략을 연구합니다." }, { "@type": "TechArticle", "@id": "https://www.brainz.co.kr/recent-story/view/id/449#article", "headline": "네트워크 모니터링에서 Zenius가 가지는 3가지 강점", "description": "단순히 인프라의 상태를 보여주는 데 그치지 않고 실무적인 해결책을 제시하는 Zenius만의 네트워크 모니터링 강점 3가지를 자세히 살펴보겠습니다.", "author": { "@id": "https://www.brainz.co.kr/#expert_writer" }, "publisher": { "@id": "https://www.brainz.co.kr/#organization" }, "url": "https://www.brainz.co.kr/recent-story/view/id/449#u", "datePublished": "2024-05-20", "mainEntityOfPage": "https://www.brainz.co.kr/recent-story/view/id/449#u" }, { "@type": "Organization", "@id": "https://www.brainz.co.kr/#organization", "name": "브레인즈컴퍼니 (Brains Company)", "url": "https://www.brainz.co.kr/", "tickerSymbol": "KOSDAQ:099390", "sameAs": [ "https://www.facebook.com/brainzcompany.official/", "https://kr.linkedin.com/company/brainzcompany", "https://thevc.kr/brainzcompany" ] }, { "@type": "ItemList", "name": "Zenius 네트워크 모니터링 핵심 강점 요약", "itemListElement": [ { "@type": "ListItem", "position": 1, "name": "유기적 연계 가시성", "description": "NMS, TMS, NPM 연동으로 장비 상태와 트래픽 흐름을 단일 맥락에서 분석" }, { "@type": "ListItem", "position": 2, "name": "유연한 플랫폼 확장성", "description": "단일 아키텍처 기반으로 이기종 자원 통합 및 모듈별 기능 확장 지원" }, { "@type": "ListItem", "position": 3, "name": "지능형 시각화 분석", "description": "자동 탐색 토폴로지 맵과 트래픽 분석을 통한 신속한 의사결정 지원" } ] } ] }
2026.02.23
기술이야기
서버 모니터링 툴을 통한 조치가이드 및 이력 관리 하기
기술이야기
서버 모니터링 툴을 통한 조치가이드 및 이력 관리 하기
시스템을 운영하다 보면 담당자가 변경되거나 휴가 중일 때 장애가 발생하여 곤란을 겪는 경우가 종종 있습니다. 숙련된 엔지니어의 노하우가 시스템에 남아있지 않고 개인의 기억에만 의존해 있다면, 단순한 장애도 큰 서비스 중단으로 이어질 수 있습니다. 서버 모니터링 툴 Zenius SMS의 조치권고사항 및 조치내역 관리 기능은 이러한 문제를 해결하기 위한 핵심 기능입니다. 장애 발생 시 초급 엔지니어도 즉시 참고할 수 있는 표준 가이드라인을 제공하고, 장애 처리 후에는 조치 내역과 결과 보고서를 시스템에 등록하여 조직의 소중한 자산으로 남길 수 있습니다. Zenius SMS를 활용해 장애 대응 체계를 표준화하고 노하우를 자산화하는 방법을 단계별로 자세히 알아보겠습니다. Zenius SMS 기능 구성 및 확인 절차 장애 대응 체계를 구축하는 과정은 크게 사전 가이드라인(조치권고사항) 등록과 실제 상황 발생 시 가이드 확인으로 나뉩니다. Step 1. [운영관리 > 유지보수정보 > 조치권고사항 관리] : 감시항목 선택 및 가이드 등록 먼저 장애 유형별 표준 대응 매뉴얼을 만드는 단계입니다. 운영관리 메뉴의 조치권고사항 관리 화면으로 이동하면 등록된 리스트를 확인할 수 있습니다. 여기서 새로운 가이드를 만들기 위해 등록 화면으로 진입합니다. 등록 화면에서 가이드를 적용할 감시 항목(예: CPU Used(%))을 검색하여 선택합니다. 특정 서버나 그룹에만 적용할 수도 있지만, 보통은 전체 서버에 공통적으로 적용되는 표준 가이드를 만듭니다. 선택한 항목에 대해 구체적인 조치 방법을 작성합니다. Zenius SMS는 가이드를 두 가지 유형으로 나누어 관리할 수 있습니다. 첫 번째는 스냅샷 확인이나 프로세스 정렬처럼 모니터링 툴 내에서 수행할 수 있는 Zenius 활용 조치방법입니다. 두 번째는 터미널 접속 후 top 명령어를 확인하거나 특정 서비스를 재기동하는 것과 같은 시스템 일반 조치방법입니다. 이렇게 유형을 나누어 등록하면 운영자가 상황에 맞춰 체계적으로 대응할 수 있습니다. 작성이 완료되면 등록 버튼을 눌러 저장합니다. 등록된 조치권고사항은 리스트에 추가되며, 이후 해당 이벤트가 발생할 때마다 운영자에게 가이드라인으로 제공됩니다. 관리자는 언제든 이 리스트에서 항목을 확인하고 수정할 수 있습니다. Step 2. [SMS > 이벤트 > 상세검색] : 이벤트 발생 확인 실제 운영 환경에서 서버에 부하가 발생했다고 가정해 보겠습니다. 통합 대시보드나 이벤트 현황판에 CPU Used와 같은 이벤트가 붉은색 경고등과 함께 실시간으로 표시됩니다. 운영자는 발생한 알람 리스트를 확인하고, 상세 분석이 필요한 대상을 클릭하여 이벤트 상세 화면으로 진입합니다. Step 3. [SMS > 이벤트 > 상세확인 > 조치방법] : 등록된 가이드라인 조회 이벤트 상세 화면이 열리면 기본 정보 탭 옆에 있는 조치방법 탭을 클릭합니다. 이곳에서 앞서 Step 1에서 등록해 둔 조치권고사항이 표시됩니다. "스냅샷의 CPU 사용률을 확인하세요", "터미널에서 top 명령어를 입력하세요"와 같은 구체적인 지시 사항이 나오므로, 운영자는 당황하지 않고 매뉴얼대로 원인 분석을 시작할 수 있습니다. Zenius SMS 활용 가이드 장애 대응이 끝났다면, 그 과정을 기록하여 우리 조직만의 자산으로 만들어야 합니다. 조치 내역을 등록하고 공유하는 과정을 살펴보겠습니다. Case 1. 조치내역 등록 및 지식 자산화 1) [SMS > 이벤트 > 상세확인 > 조치내역] : 조치 내용 및 보고서 등록 장애 처리가 완료된 후, 운영자는 조치방법 탭 옆에 있는 조치내역 탭으로 이동합니다. 이곳에는 아직 등록된 이력이 없는 상태입니다. 우측 하단의 등록 버튼을 클릭합니다. 등록 팝업창에서 장애 원인이 소프트웨어인지 하드웨어인지 분류하고, 구체적으로 어떤 조치를 취했는지 텍스트로 입력합니다. 단순 텍스트뿐만 아니라, 작업 절차서나 장애 결과 보고서 파일이 있다면 첨부파일로 함께 업로드합니다. 이를 통해 단순한 기록을 넘어 완벽한 장애 이력 관리가 가능해집니다. 2) 과거 이력 조회 및 참조 등록이 완료되면 조치 내역 리스트에 저장되어 언제든 다시 찾아볼 수 있습니다. 추후 동일한 서버에서 같은 장애가 발생했을 때, 과거에 누가 어떻게 해결했는지 즉시 확인함으로써 해결 시간을 획기적으로 단축할 수 있습니다. Case 2. [EMS > 이벤트 > 상세확인 > 조치내역] : 통합 조치 현황 관리 개별 서버뿐만 아니라 전체 IT 인프라 관점에서도 조치 현황을 관리할 수 있습니다. EMS 화면에서는 현재 발생한 이벤트들의 조치 상태(대기, 진행 중, 완료)를 한눈에 파악하고, 일괄적으로 상태를 변경하거나 이력을 관리할 수 있어 관리자의 업무 효율성을 높여줍니다. Zenius SMS를 활용해 장애 대응 체계를 표준화하고 노하우를 자산화하는 방법을 단계별로 자세히 알아보겠습니다. 지금까지 Zenius SMS의 조치권고사항과 조치내역 관리 기능을 살펴보았습니다. 이처럼 Zenius SMS는 단순한 모니터링을 넘어, 장애 발생 시 누구든 표준화된 절차대로 대응할 수 있게 돕고, 소중한 운영 경험을 시스템에 축적하여 조직 전체의 기술력을 상향 평준화하는 똑똑한 운영 관리 도구입니다.
2026.02.11
기술이야기
효과적인 GPU 모니터링 및 관리를 위한 제니우스의 3가지 강점
기술이야기
효과적인 GPU 모니터링 및 관리를 위한 제니우스의 3가지 강점
AI가 이제 단순한 생성을 넘어, 스스로 판단하고 행동하는 'AI 에이전트'의 시대로 진입했습니다. 이에 따라서 AI 연산의 심장인 GPU 시장이 빠르게 성장하고 있습니다. 글로벌 시장조사기관 Mordor Intelligence가 발표한 보고서에 따르면, 글로벌 GPU 시장은 AI 데이터센터 수요 급증에 힘입어 연평균 25.6% 성장하여, 2031년에는 약 3,260억 달러(약 450조 원) 규모에 이를 것으로 전망됩니다. 하지만 투자가 확대될수록 운영 현장의 고민도 깊어집니다. 고가의 자원인 GPU를 중단 없이 안정적으로 가동하는 것은 물론, 도입된 장비가 낭비 없이 쓰이도록 효율성까지 챙겨야 하기 때문입니다. 이제는 단순한 모니터링을 넘어, 자원을 보다 체계적으로 관리하는 접근이 필요한 시점입니다. 이러한 복잡한 인프라 환경 속에서, 브레인즈컴퍼니의 제니우스는 정밀한 카드 단위 분석과 통합 관제 기능 등을 통해 실질적인 해결책을 제시하며 다양한 고객사에서 활용되고 있습니다. 효과적인 GPU 모니터링 및 관리를 가능하게 하는 제니우스의 3가지 핵심 강점을 자세히 살펴보겠습니다. 효과적인 GPU 모니터링 및 관리를 위한 제니우스의 3가지 강점 복잡한 GPU 관리를 성공으로 이끄는 열쇠는 '디테일'과 '통합'에 있습니다. 제니우스는 운영자가 놓치기 쉬운 사각지대를 없애고, 장애 발생 전 선제적 대응이 가능하도록 설계되었습니다. 첫 번째 강점, 서버가 아닌 '카드 단위'의 정밀 모니터링 효과적인 관리의 핵심은 장애 방지를 넘어, 고가의 자원이 낭비 없이 최적으로 활용되고 있는지를 투명하게 파악하는 데 있습니다. 하지만 일반적인 서버 모니터링 도구들은 리소스 사용량을 서버 전체의 평균값으로 뭉뚱그려 보여주는 경우가 많습니다. 이 경우, 특정 GPU에 병목이 발생해도 모르고 지나치거나, 반대로 특정 장비는 유휴(Idle) 상태로 방치되어 있음에도 전체 평균 수치에 가려져 실질적인 활용도를 판단하기 어려운 '데이터의 착시'가 발생하기 쉽습니다. 제니우스는 이러한 맹점을 해결하기 위해, 서버 단위가 아닌 장착된 GPU 카드를 개별 인덱스(Index) 단위로 독립적으로 추적하는 정밀 관제 방식을 채택했습니다. 가시성 확보: 하나의 서버에 다수의 GPU가 장착된 멀티 GPU 환경에서도 각 카드의 상태를 개별적으로 시각화합니다. 어떤 카드가 과부하 상태이며, 어떤 카드가 유휴(Idle) 상태인지 직관적으로 구분해냅니다. 자원 효율 최적화: 단순한 장비 가동 여부를 넘어, 카드별 실제 가동률 데이터를 제공합니다. 이를 기반으로 워크로드를 적절히 분배하여, 고가의 GPU 장비가 낭비되거나 특정 장비에만 부하가 집중되는 비효율을 방지할 수 있습니다. 결과적으로 관리자는 "서버가 조금 느리다"는 막연한 추측 대신, 구체적인 내용을 기반으로 즉각적이고 실질적인 조치를 취할 수 있게 됩니다. 두번째 강점, 장애 예방을 위한 심층 지표 제공 단순히 "사용량이 많다"는 정보만으로는 예고 없이 찾아오는 AI 서비스 중단을 막을 수 없습니다. 안정적인 서비스를 유지하기 위해서는 겉으로 보이는 사용률 이면에 숨겨진 하드웨어의 건강 상태를 살피는 것이 필요합니다. 제니우스는 GPU 운영에 치명적인 장애를 예방할 수 있는 상세한 심층 지표를 제공합니다. 발열 및 전력 관리: 실시간 온도 변화와 전력 소모량을 정밀 기록하여, 과열로 인한 성능 저하(Throttling)나 하드웨어의 물리적 손상을 사전에 차단합니다. OOM(Out of Memory) 예방: AI 학습 및 추론 과정에서 가장 빈번하게 발생하는 '메모리 부족 오류'를 막기 위해 메모리 점유율을 추적하고, 프로세스 충돌 징후를 미리 감지합니다. 하드웨어 상세 정보: 팬(Fan) 속도, 동작 모드(Persistence/Compute) 등 물리적인 상태까지 꼼꼼하게 체크하여 장비의 내구성을 확보합니다. 이러한 디테일한 모니터링은 운영 팀이 장애가 발생한 뒤에 대응하는 것이 아니라, 이상 징후를 미리 포착하고 선제적으로 대응할 수 있는 환경을 만들어줍니다. 세 번째 강점, 인프라 전반을 아우르는 '통합 옵저버빌리티' 아무리 GPU 관리가 중요하다고 해도, GPU는 독립적으로 존재하지 않습니다. 데이터베이스에서 데이터를 불러오고, 네트워크를 통해 전송하며, 클라우드 환경 위에서 작동하기 때문입니다. 따라서 GPU만 따로 떼어내서 관리해서는 전체 서비스 장애의 근본 원인을 찾기 어렵습니다. 제니우스는 GPU를 포함한 전체 IT 환경을 하나의 화면에서 조망하는 통합 옵저버빌리티(Observability)를 구현합니다. IT 인프라 통합 모니터링: GPU뿐만 아니라 서버, 네트워크, 애플리케이션, 데이터베이스, 쿠버네티스(Kubernetes)까지 모든 인프라 요소를 하나의 플랫폼에서 통합 관리합니다. 신속한 원인 분석: 서비스 지연이나 장애 발생 시, 그것이 GPU의 과부하 때문인지 네트워크 병목 때문인지 빠르게 파악하여 대응 시간을 단축합니다. 결국 제니우스 하나로 복잡하게 얽혀 있는 인프라 전체의 연관 관계를 파악할 수 있어, 운영 복잡도는 낮추고 관리 효율은 높일 수 있습니다. AI 에이전트 시대로 접어들며, 인프라의 안정성은 곧 서비스의 경쟁력이 되었습니다. 지금은 현재의 관리 체계가 앞으로 늘어날 트래픽과 부하를 충분히 감당할 수 있을지 냉정하게 점검해봐야 할 시점입니다. 변화하는 기술 환경 속에서도 안정적인 시스템 운영을 원하신다면, GPU부터 클라우드까지 통합 관리하는 제니우스를 통해 관리의 효율을 높여보시기 바랍니다. 제니우스 GPU 모니터링 FAQ Q1. NVIDIA 장비와 바로 호환되나요? 네. NVIDIA의 관리 표준인 NVML(NVIDIA Management Library) 기반으로 데이터를 수집하므로, 별도의 복잡한 설정 없이 즉시 모니터링이 가능합니다. Q2. 에이전트 때문에 AI 학습 속도가 느려지진 않나요? 영향 없습니다. 시스템 리소스를 최소한으로 점유하는 경량화된 수집 방식을 사용하므로, 본업인 AI 학습이나 추론 성능에 지장을 주지 않습니다. Q3. 온도나 전력 같은 물리적 상태도 보이나요? 네. 소프트웨어적인 사용량뿐만 아니라 GPU 온도, 전력 소모량, 팬(Fan) 속도 등 하드웨어 센서 데이터까지 실시간으로 수집하여 발열로 인한 장애를 미리 막을 수 있습니다. Q4. 장비가 '제 값'을 하는지(ROI) 확인할 수 있나요? 가능합니다. 단순 가동 여부가 아닌 실제 연산 활용률을 기록하며, 이를 기간별 자동 리포트로 생성해 장비의 투자 효율성을 객관적인 데이터로 증명할 수 있습니다. Q5. 클라우드나 기존 서버도 한 화면에서 볼 수 있나요? 네. GPU 장비뿐만 아니라 온프레미스 서버, 네트워크, 그리고 AWS 같은 퍼블릭 클라우드까지 하나의 통합 대시보드에서 관리할 수 있어 운영 효율이 높습니다. { "@context": "https://schema.org", "@graph": [ { "@type": "Organization", "@id": "https://www.brainz.co.kr/#organization", "name": "브레인즈컴퍼니 (Brains Company)", "url": "https://www.brainz.co.kr/", "logo": { "@type": "ImageObject", "url": "https://www.brainz.co.kr/assets/img/logo.png" }, "tickerSymbol": "KOSDAQ:099390", "sameAs": [ "https://www.facebook.com/brainzcompany.official/", "https://kr.linkedin.com/company/brainzcompany", "https://thevc.kr/brainzcompany" ], "contactPoint": { "@type": "ContactPoint", "telephone": "+82-2-2205-6023", "contactType": "customer service" } }, { "@type": "Product", "@id": "https://www.brainz.co.kr/#product", "name": "Zenius (제니우스)", "description": "AI 기반 IT 인프라 통합 모니터링 솔루션 (EMS/NMS/APM/GPU Monitoring)", "brand": { "@id": "https://www.brainz.co.kr/#organization" }, "manufacturer": { "@id": "https://www.brainz.co.kr/#organization" }, "category": "IT Infrastructure Monitoring Software" }, { "@type": "TechArticle", "@id": "https://www.brainz.co.kr/recent-story/view/id/444#article", "headline": "효과적인 GPU 모니터링 및 관리를 위한 Zenius의 3가지 핵심 강점", "url": "https://www.brainz.co.kr/recent-story/view/id/444#u", "description": "AI 시대의 필수 인프라 전략, Zenius GPU 모니터링의 3가지 강점(카드 단위 정밀 분석, 심층 하드웨어 지표, 통합 옵저버빌리티)을 상세히 소개합니다.", "image": "https://www.brainz.co.kr/assets/img/zenius_gpu_monitor_thumbnail.jpg", "author": { "@id": "https://www.brainz.co.kr/#organization" }, "publisher": { "@id": "https://www.brainz.co.kr/#organization" }, "datePublished": "2024-05-20", "inLanguage": "ko-KR", "about": { "@id": "https://www.brainz.co.kr/#product" } }, { "@type": "ItemList", "@id": "https://www.brainz.co.kr/recent-story/view/id/444#keypoints", "mainEntityOfPage": { "@id": "https://www.brainz.co.kr/recent-story/view/id/444#article" }, "name": "Zenius GPU 모니터링 핵심 기능", "itemListElement": [ { "@type": "ListItem", "position": 1, "name": "카드 단위(Index) 정밀 모니터링", "description": "서버 평균이 아닌 개별 GPU 카드 단위의 상태 추적 및 시각화로 자원 효율 최적화." }, { "@type": "ListItem", "position": 2, "name": "심층 하드웨어 지표 제공", "description": "온도, 전력, 팬 속도, OOM 등 물리적 상태 감시를 통한 장애 사전 차단." }, { "@type": "ListItem", "position": 3, "name": "통합 옵저버빌리티(Observability)", "description": "GPU, 서버, 네트워크, 쿠버네티스를 단일 콘솔에서 통합 관제하여 신속한 원인 분석 지원." } ] }, { "@type": "FAQPage", "@id": "https://www.brainz.co.kr/recent-story/view/id/444#faq", "mainEntity": [ { "@type": "Question", "name": "Zenius는 NVIDIA GPU 장비와 호환되나요?", "acceptedAnswer": { "@type": "Answer", "text": "네, Zenius는 NVIDIA의 관리 표준인 NVML(NVIDIA Management Library) 기반으로 데이터를 수집하므로 별도의 복잡한 설정 없이 즉시 모니터링이 가능합니다." } }, { "@type": "Question", "name": "모니터링 에이전트가 AI 학습 속도를 저하시키나요?", "acceptedAnswer": { "@type": "Answer", "text": "영향 없습니다. Zenius는 시스템 리소스를 최소한으로 점유하는 경량화된 수집 방식을 사용하므로, 본업인 AI 학습이나 추론 성능에 지장을 주지 않습니다." } }, { "@type": "Question", "name": "GPU 온도나 전력 같은 물리적 상태도 확인 가능한가요?", "acceptedAnswer": { "@type": "Answer", "text": "네, 가능합니다. 소프트웨어적인 사용량뿐만 아니라 GPU 온도, 전력 소모량, 팬(Fan) 속도 등 하드웨어 센서 데이터까지 실시간으로 수집하여 발열로 인한 장애를 미리 막을 수 있습니다." } } ] } ] }
2026.01.27
기술이야기
서버 모니터링을 Zenius SMS로 해야하는 4가지 이유
기술이야기
서버 모니터링을 Zenius SMS로 해야하는 4가지 이유
최근 기업의 IT 환경은 물리 서버를 넘어 가상화, 컨테이너, 그리고 하이브리드 클라우드까지 확장되며 그 복잡성이 전례 없이 높아졌습니다. 과거처럼 단순히 '서버가 켜져 있는지'만 확인하는 수준을 넘어, 이기종 인프라를 통합적으로 관제하고 장애를 사전에 차단하는 것이 운영의 핵심 과제가 되었습니다. 하지만 모니터링 도구가 파편화되어 있거나 시스템 자체가 무거워 운영에 부담을 준다면, 관리 효율은 떨어지고 운영자의 피로도는 가중될 수밖에 없습니다. 이러한 배경 속에서, 복잡한 하이브리드 환경을 단순하고 명쾌하게 관리하기 위한 서버 모니터링 툴로 Zenius SMS(Server Monitoring System)가 폭넓게 활용되고 있습니다. 많은 기관과 기업들이 서버 운영 효율화를 위한 해답으로 Zenius SMS를 선택하는지, 그 4가지 핵심 이유를 구체적으로 살펴보겠습니다. 서버 모니터링을 Zenius SMS로 해야하는 4가지 이유 [1] 이기종 인프라의 데이터 파편화 해결과 통합 가시성 확보 하이브리드 클라우드 환경에서 운영 효율을 저해하는 핵심 요인은 데이터의 '단절(Silo)'입니다. 일반적으로 클라우드 인스턴스는 CSP 전용 콘솔로, 온프레미스 서버는 기존의 레거시 SMS로, 컨테이너는 별도의 오픈소스 툴로 각각 관리되는 경우가 많습니다. 이러한 '도구의 파편화'는 서비스 장애 발생 시 각 구간의 데이터를 연결하지 못하게 만들어 신속한 원인 파악을 가로막는 주범이 됩니다. Zenius SMS는 이렇게 파편화된 모니터링 환경을 하나로 잇습니다. 개별 자산을 단순히 나열하는 것이 아니라, '통합 토폴로지 맵(Topology Map)'이라는 하나의 지도로 시각화하여 전체 흐름을 조망하게 해줍니다. - 통합 관제: 온프레미스 서버, VM, 퍼블릭 클라우드, Docker/K8s 컨테이너까지 모든 자산을 단일 대시보드(Single Pane of Glass)에 담아, 운영자가 여러 툴을 번갈아 확인해야 하는 비효율을 제거했습니다. - 직관적인 Topology Map: 단순히 IP 목록을 텍스트로 보는 것은 한계가 명확합니다. Zenius SMS는 분산된 대규모 서버 자산의 배치와 장애 현황을 직관적으로 시각화하여 전체 인프라 구조를 한눈에 파악하게 합니다. - 신속한 장애 대상 식별: 수많은 서버 중 문제가 발생한 대상을 즉시 찾아낼 수 있습니다. 텍스트 목록을 일일이 검색하는 대신, 토폴로지 맵 상에서 이상 징후가 발생한 서버를 시각적으로 바로 특정하고, 클릭 한 번으로 상세 리소스 현황을 확인할 수 있어 초동 대응 속도가 빨라집니다. 결국 Zenius SMS는 흩어진 자산을 '목록'이 아닌 '연결된 흐름'으로 보여줍니다. 전체 구조가 한눈에 들어와야, 복잡한 운영 상황을 정확하게 통제할 수 있습니다. 2. AI 기반의 동적 임계치 적용과 장애 분석 자동화 고정된 수치를 기준으로 하는 전통적인 모니터링 방식은 유동적인 하이브리드 클라우드 환경에 적합하지 않습니다. 복잡해진 트래픽 패턴을 수동으로 설정한 임계치만으로 관리하기에는 오탐과 미탐의 리스크가 큽니다. Zenius SMS는 AI 알고리즘을 모니터링에 접목하여, 운영 패러다임을 '단순 수치 감시'에서 '지능형 데이터 분석'으로 고도화했습니다. - 동적 임계치(Dynamic Threshold): 요일별/시간대별 정상 범위를 자동으로 산출합니다. 획일적인 고정 수치가 아닌, 평소 패턴(표준편차)을 벗어난 '실질적인 이상 징후'가 발생했을 때만 선별적으로 알림을 발송하여 운영 업무의 집중도를 높입니다. - 장애 스냅샷(Snapshot): 장애 발생 후 로그를 분석하는 것은 시간과 정확도 면에서 한계가 있습니다. Zenius SMS는 장애 감지 시점의 프로세스 목록, 메모리 사용률, 네트워크 상태를 자동으로 캡처 및 저장하여, 간헐적 장애에 대한 명확한 근거 데이터를 제공합니다. - 선제적 장애 예방 지원: 리소스 사용 추이를 분석하여, 자원 증설이나 최적화가 필요한 시점을 판단할 수 있는 객관적인 근거를 제공합니다. 이를 통해 운영자는 막연한 감이 아닌 통계적 데이터를 바탕으로 효율적인 인프라 확장 계획을 수립할 수 있습니다. 이처럼 Zenius SMS는 불필요한 알림을 줄이고 데이터 기반의 분석 환경을 제공하여, 운영자가 반복적인 장애 대응 업무에서 벗어나 서비스 품질 향상에 집중할 수 있도록 돕습니다. 3. 대규모 트래픽 처리를 위한 검증된 확장성 엔터프라이즈 환경에서는 관리 대상 서버가 증가하더라도 모니터링 시스템의 성능 저하 없이 안정적인 운영이 보장되어야 합니다. 비즈니스 성장에 따라 인프라가 확장될 때, 모니터링 시스템이 확장의 병목이 되어서는 안 되기 때문입니다. Zenius SMS는 대규모 환경에서 검증된 '확장성'을 통해 기업의 지속적인 인프라 확장을 지원합니다. - 대규모 동시 관제: 고성능 데이터 처리 엔진을 탑재하여 단일 매니저(Manager) 서버 한 대로 최대 1,500대의 에이전트를 동시에 수용할 수 있는 압도적인 처리 성능을 보유했습니다. - 유연한 확장성: 인프라 자산이 급격히 늘어나더라도 매니저 서버의 무한정 증설 없이 효율적인 확장이 가능하여, 구축 및 관리 비용(CAPEX/OPEX)을 절감할 수 있습니다. - 검증된 레퍼런스: 공공기관, 금융권, 대기업 등 1,500여 개 이상의 고객사 레퍼런스를 보유하고 있으며, GS인증 1등급 및 조달청 우수제품 지정을 통해 제품의 품질과 안정성을 공인받았습니다. 규모가 커질수록 안정성은 더욱 중요해집니다. Zenius SMS는 대규모 인프라 환경에서도 흔들림 없는 모니터링 성능을 보장합니다. 4. 경량 아키텍처를 통한 리소스 최적화 시스템을 감시하는 도구가 시스템의 성능을 저하시키는 일은 없어야 합니다. 하지만 널리 사용되는 Java 기반 에이전트는 JVM 구동과 가비지 컬렉션(GC) 과정에서 시스템 리소스를 과도하게 점유하여, 의도치 않게 서버 부하의 원인이 되기도 합니다. Zenius SMS는 이러한 구조적 문제를 해결하기 위해 철저한 성능 최적화 설계를 적용했습니다. - C/C++ Native Agent: 가상머신(JVM)을 거치지 않고 OS 커널 레벨에서 최적화된 C/C++ 네이티브 언어로 개발되어, 시스템 리소스 점유율을 최소화했습니다. - Overhead 최소화: CPU 및 메모리 사용량을 극도로 낮춰, 고성능이 요구되는 미션 크리티컬 시스템이나 고부하 환경에서도 서비스 성능 저하 없이 안정적인 데이터 수집이 가능합니다. - TCO(총소유비용) 절감: 리소스 사용량이 곧 비용으로 직결되는 퍼블릭 클라우드 환경에서, 경량 에이전트는 불필요한 자원 낭비를 막아 운영 비용을 최적화하는 핵심 요소가 됩니다. 결과적으로 Zenius SMS는 시스템 부하를 최소화하면서도, 정밀한 모니터링에 필요한 데이터를 안정적으로 수집합니다. 환경은 복잡해졌지만, 관리 방법까지 어려울 필요는 없습니다. Zenius SMS는 ▲통합 가시성 ▲AI 분석 ▲경량 아키텍처 ▲검증된 안정성을 기반으로, 다양한 인프라가 혼재된 환경에서도 운영의 효율을 보장합니다. 현재 사용 중인 모니터링 도구가 충분히 효율적인지 되돌아보시기 바랍니다. Zenius SMS가 복잡한 운영 환경을 개선하는 좋은 도구가 될 것입니다. [Zenius SMS FAQ] Q1. 에이전트 설치 시 서버 성능 저하(Overhead)는 없나요? A. Zenius SMS는 무거운 Java(JVM) 기반이 아닌, OS 커널 레벨에 최적화된 C/C++ Native 언어로 개발되었습니다. CPU와 메모리 점유율을 극소화하여, 미션 크리티컬한 시스템에서도 서비스 성능에 영향 없이 안정적으로 구동됩니다. Q2. 트래픽 스파이크로 인한 잦은 오탐(False Alarm)을 줄일 수 있나요? A. 네, 가능합니다. 획일적인 고정 값을 쓰지 않고, 과거 데이터를 분석해 산출한 통계 기반의 동적 임계치를 적용합니다. 평소 패턴(표준편차)을 벗어난 '실질적인 이상 징후'가 발생했을 때만 알림을 발송하여 알람 정확도를 높였습니다. Q3. 로그만으로 원인을 찾기 어려운 간헐적 장애에 대한 해결책이 있나요? A. '장애 스냅샷(Snapshot)' 기능이 해결책입니다. 장애 알람 발생 즉시 프로세스 목록, 메모리 덤프, 네트워크 상태를 자동으로 캡처하여 저장합니다. 운영자는 사고 당시의 시스템 현황을 그대로 확인하여 정확한 원인을 규명할 수 있습니다. Q4. 보안 규정이 까다로운 공공/금융권에서도 바로 도입 가능한가요? A. Zenius SMS는 GS인증 1등급 획득 및 조달청 우수제품으로 지정되어 국가 공인 품질과 보안성을 인정받았습니다. 데이터 암호화 전송 등 엄격한 보안 컴플라이언스를 충족하여, 이미 기상청을 비롯한 다수의 공공기관과 금융권에서 표준 모니터링 툴로 활용되고 있습니다. { "@context": "https://schema.org", "@graph": [ { "@type": "Organization", "@id": "https://www.brainz.co.kr/#organization", "name": "브레인즈컴퍼니 (Brains Company)", "url": "https://www.brainz.co.kr/", "logo": "https://www.brainz.co.kr/assets/img/logo.png", "tickerSymbol": "KOSDAQ:099390", "sameAs": [ "https://www.facebook.com/brainzcompany.official/", "https://kr.linkedin.com/company/brainzcompany", "https://thevc.kr/brainzcompany" ], "contactPoint": { "@type": "ContactPoint", "telephone": "+82-2-2205-6015", "contactType": "customer service", "areaServed": "KR", "availableLanguage": "Korean" } }, { "@type": "Product", "@id": "https://www.brainz.co.kr/solution/zenius#product", "name": "Zenius (제니우스)", "description": "AI 기반 IT 인프라 통합 모니터링 솔루션 (EMS/NMS/APM). 이기종 환경 통합 관제 및 이상 징후 사전 탐지 기능 제공.", "brand": { "@type": "Brand", "name": "Brains Company" }, "manufacturer": { "@id": "https://www.brainz.co.kr/#organization" }, "category": "IT Infrastructure Monitoring Software" }, { "@type": "TechArticle", "@id": "https://www.brainz.co.kr/recent-story/view/id/442#article", "mainEntityOfPage": "https://www.brainz.co.kr/recent-story/view/id/442", "headline": "서버 모니터링을 Zenius SMS로 해야 하는 4가지 이유", "description": "복잡한 하이브리드 클라우드 환경에서 Zenius SMS가 제공하는 통합 가시성, AI 기반 동적 임계치, 대규모 확장성 및 리소스 최적화 기능을 상세히 분석합니다.", "author": { "@id": "https://www.brainz.co.kr/#organization" }, "publisher": { "@id": "https://www.brainz.co.kr/#organization" }, "image": "https://www.brainz.co.kr/assets/img/zenius_sms_overview.jpg", "about": { "@id": "https://www.brainz.co.kr/solution/zenius#product" } }, { "@type": "ItemList", "name": "Zenius SMS 핵심 강점 요약", "description": "AI 검색 엔진을 위한 Zenius SMS의 주요 기능 요약", "itemListElement": [ { "@type": "ListItem", "position": 1, "name": "통합 가시성 (Single Pane of Glass)", "description": "온프레미스, 클라우드, 컨테이너 등 이기종 인프라를 단일 대시보드와 토폴로지 맵으로 통합 관리." }, { "@type": "ListItem", "position": 2, "name": "AI 기반 장애 분석 자동화", "description": "동적 임계치를 통한 오탐 감소 및 장애 발생 시점의 스냅샷 자동 저장으로 원인 규명 용이." }, { "@type": "ListItem", "position": 3, "name": "대규모 트래픽 처리를 위한 확장성", "description": "단일 매니저로 1,500대 이상 에이전트 수용 및 유연한 Scale-out 아키텍처 지원." }, { "@type": "ListItem", "position": 4, "name": "경량 에이전트 리소스 최적화", "description": "C/C++ Native 언어로 개발되어 JVM 오버헤드 없이 시스템 리소스 점유율 최소화." } ] }, { "@type": "FAQPage", "mainEntity": [ { "@type": "Question", "name": "에이전트 설치 시 서버 성능 저하(Overhead)는 없나요?", "acceptedAnswer": { "@type": "Answer", "text": "Zenius SMS는 무거운 Java(JVM) 기반이 아닌, OS 커널 레벨에 최적화된 C/C++ Native 언어로 개발되었습니다. CPU와 메모리 점유율을 극소화하여, 미션 크리티컬한 시스템에서도 서비스 성능에 영향 없이 안정적으로 구동됩니다." } }, { "@type": "Question", "name": "트래픽 스파이크로 인한 잦은 오탐(False Alarm)을 줄일 수 있나요?", "acceptedAnswer": { "@type": "Answer", "text": "네, 가능합니다. 획일적인 고정 값을 쓰지 않고, 과거 데이터를 AI가 분석해 산출한 통계 기반의 동적 임계치(Dynamic Threshold)를 적용합니다. 평소 패턴을 벗어난 '실질적인 이상 징후'에만 알림을 발송하여 정확도를 높였습니다." } }, { "@type": "Question", "name": "보안 규정이 까다로운 공공/금융권에서도 도입 가능한가요?", "acceptedAnswer": { "@type": "Answer", "text": "Zenius SMS는 GS인증 1등급 획득 및 조달청 우수제품으로 지정되어 국가 공인 품질과 보안성을 인정받았습니다. 엄격한 보안 컴플라이언스를 충족하여 기상청, 주요 금융권 등 다수의 레퍼런스를 보유하고 있습니다." } } ] } ] }
2026.01.14
기술이야기
범정부 정보시스템 예방점검체계 대응 솔루션, Zenius GPM의 4가지 장점
기술이야기
범정부 정보시스템 예방점검체계 대응 솔루션, Zenius GPM의 4가지 장점
최근 디지털 행정서비스의 중요성이 날로 커짐에 따라 행정안전부는 범정부 정보시스템에 대한 예방점검 체계 도입을 의무화했습니다. 안정적인 서비스를 제공하기 위한 필수적인 조치이지만, 현장의 실무자들에게는 만만치 않은 도전이기도 합니다. 매일 약 120개에 달하는 점검 항목을 수동으로 확인하고 보고서를 작성하는 일은 업무 피로도를 높일 뿐만 아니라, 자칫 집중력 저하로 인한 점검 누락이나 데이터 오기입과 같은 인적 오류를 유발할 수 있기 때문입니다. Zenius GPM(Government Preventive Monitoring)은 이러한 현장의 어려움을 해결하고 보다 효율적인 모니터링 환경을 제공하기 위한 솔루션입니다. 행정안전부의 예방점검 매뉴얼을 충실히 시스템화하여 업무 효율성과 시스템 안정성을 동시에 잡은 Zenius GPM의 핵심 특장점 4가지를 자세히 살펴보겠습니다. 범정부 정보시스템 예방점검체계 대응 솔루션, Zenius GPM의 4가지 장점 1. 행정안전부 매뉴얼을 준수하는 자동 점검 체계 구현 Zenius GPM의 가장 큰 강점은 행정안전부가 규정한 '범정부 정보시스템 예방점검 매뉴얼'을 기반으로 설계되었다는 점입니다. 기존에는 관리자가 직접 서버나 장비에 접속하여 CPU, 메모리, 디스크 상태 등을 일일이 확인하는 수동 점검이 주를 이뤘습니다. 하지만 Zenius GPM은 매뉴얼에 명시된 약 120여 개의 필수 점검 항목을 시스템 내에 내재화하여, 서버, WEB, WAS, DBMS, 네트워크 장비 등 이기종 IT 자원에 대해 Agent의 수집기능과 명령어 수행을 통해 자동 점검을 수행합니다. 이러한 자동화는 단순히 편리함만을 제공하는 것이 아닙니다. 수작업 시 발생할 수 있는 점검 누락을 원천적으로 차단하고, 데이터를 수기로 입력하는 과정에서 생길 수 있는 실수를 방지하여 데이터의 신뢰성을 크게 높여줍니다. 또한, 단순히 점검을 수행하는 것에 그치지 않고 매뉴얼에 따른 표준 운영 절차를 시스템적으로 강제함으로써, 조직 전체가 일관된 기준에 따라 시스템을 관리할 수 있는 환경을 조성합니다. 이는 결과적으로 시스템 장애를 사전에 탐지하고 예방하는 데 큰 역할을 수행합니다. 2. 직관적인 통합 모니터링 뷰(Dashboard View) 제공 수많은 장비의 상태를 실시간으로 파악해야 하는 모니터링 업무에서 시각적인 직관성은 무엇보다 중요합니다. Zenius GPM은 방대한 점검 데이터를 시각화하여 관리자가 시스템의 전반적인 건강 상태를 한눈에 파악할 수 있는 통합 모니터링 뷰를 제공합니다. 일상점검 요약 대시보드를 통해 전체 IT 자원의 점검 현황을 종합적으로 보여주며, 정상, 이상의 상태를 색상(Color-coded)으로 명확히 구분하여 관리자가 직관적으로 상황을 인지할 수 있도록 돕습니다. 텍스트 위주의 나열식 화면이 아닌, 아이콘 차트와 그래프를 활용해 점검 진행률과 결과를 가시적으로 표현하기 때문에 관리자는 어떤 영역에서 문제가 발생했는지 즉각적으로 식별할 수 있습니다. 만약 요약 화면에서 이상 징후가 발견된다면, 클릭 한 번으로 상세 점검 결과 화면으로 이동하여 구체적인 원인을 파악할 수 있는 드릴다운(Drill-down) 기능을 지원합니다. 이러한 사용자 중심의 인터페이스는 문제 발생 시 대응 시간을 단축시키고 관제 업무의 효율을 높여줍니다. 3. 운영 환경에 최적화된 유연한 설정과 확장성 모든 기관의 IT 환경이 동일할 수는 없기에, 솔루션은 다양한 운영 환경을 수용할 수 있는 유연성을 갖춰야 합니다. Zenius GPM은 정해진 시간에 자동으로 점검을 수행하는 스케줄링 기능을 기본으로 제공하며, 장애가 의심되거나 긴급한 확인이 필요할 때는 언제든 관리자가 즉시 점검을 실행할 수 있는 온디맨드(On-demand) 기능을 지원합니다. 또한 Zenius GPM은 기본 제공되는 점검 항목을 그대로 사용하는 데 그치지 않고, 각 항목에 적용되는 점검 명령어와 판단 기준을 운영 환경에 맞게 조정할 수 있도록 설계되어 있습니다. 기관별 시스템 구성이나 운영 정책에 따라 비정상 패턴이나 임계치를 항목 단위로 개별 수정하거나, 필요 시 일괄 적용할 수 있어 점검 기준을 현실적인 수준으로 유지할 수 있습니다. 이를 통해 환경 특성과 맞지 않는 과도한 알람을 줄이고, 실제 운영에 의미 있는 이상 징후를 보다 정확하게 식별할 수 있습니다. 아울러 Zenius GPM은 Zenius EMS 프레임워크 기반 위에서 NMS, SMS, APM 등 다른 모니터링 솔루션과 유기적으로 연동될 수 있도록 구성되어 있습니다. 이를 통해 예방점검 결과를 기존 관제·모니터링 체계와 자연스럽게 연결하고, 점검과 관제를 아우르는 통합 IT 운영 관리 플랫폼으로 확장할 수 있습니다. 4. 보고서 작성 자동화 및 체계적인 이력 관리 실무자들이 가장 많은 시간을 할애하면서도 번거로워하는 업무 중 하나가 바로 보고서 작성입니다. Zenius GPM은 이 부분을 획기적으로 개선했습니다. 일상점검, 특별점검, 구조진단 등 행정안전부 기준 양식에 맞는 다양한 보고서 폼을 내장하고 있어, 시스템이 수집한 데이터를 바탕으로 클릭 몇 번이면 규격에 맞는 보고서를 자동으로 생성해 줍니다. 생성된 보고서는 시스템에 이력이 남게 되어 언제든 다시 조회하거나 다운로드할 수 있으며, 필요에 따라 점검 결과 리스트를 엑셀파일로 내보내는 기능을 지원하여 2차 가공이나 별도 보고 자료 작성 시에도 유용하게 활용할 수 있습니다. 축적된 점검 데이터와 보고서는 단순한 기록을 넘어 시스템의 장기적인 성능 추이를 분석하고, 향후 인프라 증설이나 개선 계획을 수립하는 데 있어 객관적인 근거 자료로 활용될 수 있어 데이터 기반의 의사결정을 강력하게 지원합니다. Zenius GPM은 단순한 모니터링 도구를 넘어, 복잡하고 반복적인 범정부 예방점검 업무를 시스템화하여 관리자가 보다 생산적이고 핵심적인 업무에 집중할 수 있도록 돕는 든든한 운영 파트너입니다. 표준화된 점검 체계를 통해 장애를 사전에 예방하고, 자동화를 통해 업무 효율을 높이고자 하는 담당자분들에게 Zenius GPM은 가장 확실한 해답이 될 것입니다. 이미 1,500여 개의 고객사에서 검증된 기술력을 바탕으로 여러분의 IT 운영 환경을 한 단계 더 발전시켜 보시기를 권해 드립니다. { "@context": "https://schema.org", "@type": "BlogPosting", "headline": "범정부 정보시스템 예방점검체계 대응 솔루션, Zenius GPM의 4가지 장점", "description": "행정안전부의 예방점검 매뉴얼을 시스템화하여 업무 효율성과 시스템 안정성을 높이는 Zenius GPM의 핵심 기능 4가지(자동 점검, 통합 뷰, 유연한 설정, 보고서 자동화)를 소개합니다.", "image": "https://www.brainz.co.kr/og_image/blog/436", "datePublished": "2025-12-11", "author": { "@type": "Person", "name": "차정환", "jobTitle": "차장", "description": "브레인즈컴퍼니의 마케팅과 브랜딩, 홍보를 총괄하고 있습니다." }, "publisher": { "@type": "Organization", "name": "브레인즈컴퍼니", "logo": { "@type": "ImageObject", "url": "https://www.brainz.co.kr/_html/images/layout/logo.svg" } }, "mainEntityOfPage": { "@type": "WebPage", "@id": "https://www.brainz.co.kr/recent-story/view/id/436" }, "articleBody": "Zenius GPM의 4가지 장점: 1. 행정안전부 매뉴얼을 준수하는 자동 점검 체계 구현 2. 직관적인 통합 모니터링 뷰(Dashboard View) 제공 3. 운영 환경에 최적화된 유연한 설정과 확장성 4. 보고서 작성 자동화 및 체계적인 이력 관리" }
2025.12.11
회사이야기
[2025년 하반기 Zenius 활용 세미나] 후기
회사이야기
[2025년 하반기 Zenius 활용 세미나] 후기
브레인즈컴퍼니는 지난주 주요 고객사와 협력사를 대상으로 2025년 하반기 Zenius 활용 세미나를 진행했습니다. 이번 세미나는 빠르게 변화하는 IT 인프라 환경 속에서 Zenius가 제공하는 최신 기능과 운영 인사이트를 공유하고, 실제 운영 환경에서 바로 활용 가능한 전략을 제시하기 위해 마련됐습니다. 올해 하반기 세미나는 Zenius의 신규 기능과 핵심 모듈을 중심으로 진행됐습니다. 세미나는 먼저 Zenius EMS 전반에 대한 소개로 시작되었으며, 참석자들은 클라우드와 온프레미스를 아우르는 통합 모니터링 구조를 비롯해 EMS가 제공하는 주요 기능들을 구체적으로 확인할 수 있었습니다. 특히 Kubernetes 클러스터 전반을 관제하는 Zenius K8s, 프로세스 단위 네트워크 트래픽을 분석하는 NPM, 그리고 다양한 스토리지 환경을 통합 관리할 수 있는 STMS 등 신규 모듈에 대한 관심이 높았습니다. 이어진 Zenius SIEM 소개에서는 대규모 로그를 안정적으로 수집·분석할 수 있는 구조와 함께, 복합 이벤트 기반 위협 탐지와 시각화 기능 등 보안 운영에 필요한 핵심 기능들이 소개되며 참석자들의 관심을 모았습니다. 또한 TC(기술지원)팀의 실시간 데모 시연이 이어져 참석자들의 이해도를 한층 높였습니다. 관리대상 등록과 임계값 설정 등 기본 감시 설정부터, 토폴로지 맵 기반의 연관 분석, 오버뷰 화면 구성, 이벤트 현황 확인까지 Zenius EMS의 주요 기능들을 중심으로 데모가 진행됐습니다. 세미나에 참석한 한 고객사는 “그동안 익숙하게 사용하던 기능뿐 아니라 새롭게 추가된 기능과 실제 적용 사례까지 확인할 수 있어, 현업에 바로 도움이 되는 매우 유익한 시간이었다”며 만족감을 전하기도 했습니다. 브레인즈컴퍼니는 앞으로도 고객이 직면하는 다양한 운영 과제를 해결하기 위해 Zenius의 기술 완성도를 지속적으로 높이고, 정기 세미나를 통한 지속적인 기술 교류와 인사이트 공유를 이어갈 예정입니다. 빠르게 변화하는 IT 인프라 환경 속에서 실질적인 운영 효율성을 제공하고, 더 많은 고객이 Zenius의 가치를 체감할 수 있도록 다양한 형태의 기술 개발과 지원을 강화할 예정입니다.
2025.12.03
회사이야기
브레인즈컴퍼니와 제니우스가 주목받은 BIXPO 2025 후기
회사이야기
브레인즈컴퍼니와 제니우스가 주목받은 BIXPO 2025 후기
지난 11월 5일부터 7일까지, 광주 김대중컨벤션센터에서 BIXPO 2025(빛가람 국제전력기술 엑스포)가 열렸습니다. 이번 행사는 올해로 10회를 맞이한 글로벌 에너지 산업 박람회로, 국내외 주요 기업들이 에너지를 중심으로 산업 간 경계를 허물고 디지털 전환을 가속화하는 다양한 기술과 아이디어를 선보였습니다. 브레인즈컴퍼니는 이번 전시에 참가해 지능형 IT 인프라 통합 모니터링 기술이 산업 전반의 디지털 전환을 어떻게 뒷받침할 수 있는지를 소개했습니다. Zenius EMS를 중심으로 안정적이고 효율적인 IT 운영 환경을 구축하는 기술을 선보였으며, 많은 참관객들이 브레인즈컴퍼니의 기술과 실제 적용 사례에 관심을 보였습니다. │BIXPO 2025, “Connect everything with energy” BIXPO 2025는 한국전력공사가 주최하는 국내 최대 규모의 글로벌 에너지 기술 엑스포로, “Connect everything with energy(에너지로 연결하다)”를 주제로 진행되었습니다. 올해 행사는 단순한 전력 기술 전시를 넘어, 에너지와 디지털 기술의 융합을 중심으로 산업의 지속가능한 발전 방향을 제시했습니다. 총 166개 기업 및 기관이 참가했으며, 한전, 포스코, HD현대, 두산, 브레인즈컴퍼니를 비롯한 국내외 주요 기업들이 신기술과 융복합 혁신 기술을 선보였습니다. 행사장에는 약 2만여 명의 참관객이 방문해 에너지 산업의 새로운 흐름과 디지털 기술이 결합된 다양한 솔루션을 체험했습니다. BIXPO 2025는 전시뿐 아니라 국제 컨퍼런스, 발명혁신 기술대전, 수출상담회, TEDx 강연, 일자리 박람회 등 다양한 프로그램이 함께 열렸습니다. 이를 통해 전력산업뿐 아니라 ICT, AI, 빅데이터 등 첨단 기술 분야 간의 교류와 협력이 활발히 이뤄졌습니다. │브레인즈컴퍼니, 옵저버빌리티 솔루션으로 주목 받다. 브레인즈컴퍼니는 이번 전시에서 자사의 대표 솔루션인 Zenius EMS를 중심으로 기업과 기관의 IT 인프라 통합 관리 및 운영 효율화 기술을 선보였습니다. Zenius EMS는 서버, 네트워크, 데이터베이스, 애플리케이션 등 기업의 핵심 시스템을 단일 플랫폼에서 통합 모니터링할 수 있는 솔루션으로, 대규모 환경에서도 안정적이고 유연한 운영을 지원합니다. 이번 전시에서는 Zenius EMS에 대한 세부 기능 설명과 데모 시연을 통해 실시간 자원 상태, 트래픽 흐름, 이벤트 감시, 장애 이력 등을 한눈에 파악할 수 있는 직관적인 관리 환경을 선보였습니다. 참관객들은 특히 Zenius가 제공하는 클라우드 및 Kubernetes 통합 모니터링 기능에 큰 관심을 보였습니다. 다양한 클라우드 플랫폼과 컨테이너 환경을 유기적으로 연결하여 관리할 수 있는 구조는 복잡한 IT 인프라를 가진 기업들에게 운영 부담을 줄일 수 있는 실질적인 대안으로 주목받았습니다. 또한 로그, 메트릭, 이벤트 데이터를 함께 분석하고 시각화하여 시스템의 상태와 변화를 한눈에 파악할 수 있는 Zenius의 옵저버빌리티 환경도 참관객으로부터 좋은 반응을 얻었습니다. Zenius EMS 뿐 아니라 Zenius SIEM과 Zenius ITSM도 높은 관심을 받았습니다. Zenius SIEM은 AI 기반 이상탐지와 연관 로그 분석을 통해 대규모 보안 데이터를 빠르게 해석하고 위협을 조기에 식별할 수 있는 기술로 좋은 평가를 받았습니다. Zenius ITSM은 요청·장애·변경 관리 전 과정을 자동화하고, 로우코드 기반으로 유연하게 구성할 수 있어 운영 효율과 서비스 품질을 함께 높이는 솔루션으로 호평을 받았습니다. 브레인즈컴퍼니는 이번 전시회를 통해 제니우스 솔루션에 높은 관심을 보인 고객사들과 후속 미팅을 이어가며, 솔루션 도입 방안과 기술 협력 방향을 구체적으로 논의할 예정입니다. 브레인즈컴퍼니는 앞으로도 지능형 모니터링 기술과 자동화 역량을 고도화해 산업 전반의 디지털 전환을 안정적으로 뒷받침하는 솔루션을 선보일 예정입니다. 이번 BIXPO를 통해 얻은 다양한 인사이트를 바탕으로, 운영 효율을 높이기 위한 솔루션 제공을 위해 꾸준히 노력하겠습니다. 차정환ㅣ프리세일즈팀 온/오프라인 마케팅 브랜딩, 그리고 홍보를 총괄하고 있습니다.
2025.11.13
기술이야기
하이브리드 클라우드 모니터링에서 Zenius의 4가지 핵심 강점
기술이야기
하이브리드 클라우드 모니터링에서 Zenius의 4가지 핵심 강점
최근 기업들은 퍼블릭과 프라이빗 클라우드를 함께 활용하는 하이브리드 클라우드 환경을 적극적으로 도입하고 있으며, 그 위에서 쿠버네티스를 기반으로 한 마이크로서비스 운영이 점점 보편화되고 있습니다. 이러한 구조는 유연성과 확장성 측면에서 유리하지만, 동시에 관리와 운영의 복잡성을 크게 높이는 요인이 됩니다. 이러한 환경에서는 단순한 지표 수집을 넘어 End-to-End Observability, 쿠버네티스 이벤트와 성능 지표의 통합 해석, 분산된 클라우드 자원의 일관된 관리가 필요합니다. 더 나아가 알림과 자동화는 단순 경고를 넘어 실제 대응으로 이어질 수 있어야 합니다. Zenius EMS는 이러한 과제를 해결하기 위한 다양한 기능을 갖추고 있습니다. 다양한 환경을 아우르는 단일 뷰, 쿠버네티스와 애플리케이션까지 연결된 심층 분석, 자동화와 예측 기능, 그리고 모듈화 기반 확장성을 하나의 솔루션 안에서 제공합니다. 이번 글에서는 Zenius EMS가 하이브리드 클라우드 모니터링에서 가지는 핵심 강점을 구체적으로 살펴보겠습니다. 하이브리드 클라우드 모니터링에서 Zenius의 4가지 핵심 강점 1) End-to-End Observability 모니터링의 핵심은 파편화된 데이터를 문맥(Context) 기반으로 연결하는 것입니다. Zenius EMS는 사용자 경험부터 애플리케이션, 인프라, 네트워크까지 전 과정을 단일 관점에서 해석하여 사각지대 없는 가시성을 제공합니다. Topology Map & Service Map: 애플리케이션과 인프라 자원 간의 복잡한 호출 관계를 자동으로 시각화합니다. 이를 통해 장애 발생 시 어느 경로로 문제가 전파되고 있는지 직관적으로 파악할 수 있습니다. APM(애플리케이션 성능 관리) 연계: 트랜잭션 처리 경로를 구간별로 정밀 추적하여, WAS 코드의 문제인지 DB 쿼리의 지연인지, 혹은 외부 시스템의 병목인지 정확하게 식별합니다. NPM(네트워크 성능 관리) 통합 분석: 커널 수준의 네트워크 트래픽(RTT, Jitter, Latency)을 분석하여, 애플리케이션 성능 저하가 실제 네트워크 이슈에서 비롯되었는지 입체적으로 규명합니다. 이처럼 Zenius는 개별 지표를 나열하는 데 그치지 않고 데이터 간의 상관관계를 명확히 보여줍니다. 덕분에 운영자는 단편적인 수치를 맞추느라 시간을 낭비하는 대신, 서비스 전반에 미치는 영향을 즉각적으로 이해하고 의사결정을 내릴 수 있습니다. 2) 효과적인 알림 체계 단순히 "문제가 발생했다"는 경고만으로는 운영자의 피로도만 높일 뿐 실질적인 도움이 되지 않습니다. Zenius의 알림 체계는 장애 탐지부터 원인 분석, 그리고 대응까지 이어지는 완결된 워크플로우를 제공하도록 설계되었습니다. 자동 에스컬레이션(Auto-Escalation): 장애의 심각도와 지속 시간에 따라 담당자에게 단계별로 자동 보고됩니다. 이로써 중요 장애가 누락되거나 전파가 지연되는 리스크를 원천 차단합니다. 스냅샷(Snapshot) 기술: 장애가 발생한 그 순간의 CPU, 메모리, 트랜잭션 흐름 등 시스템 맥락(Context)을 그대로 저장합니다. 운영자는 이 데이터를 통해 장애 상황을 '재생'해보며 정확한 원인을 분석할 수 있습니다. Knowledge DB 축적: 과거의 장애 조치 이력을 데이터베이스화하여 제공합니다. 동일 유형의 문제가 재발했을 때, 운영자는 선배나 동료가 남긴 해결 가이드를 즉시 참고할 수 있습니다. 결과적으로 Zenius의 알림은 단순한 '소음(Noise)'이 아니라, 해결을 위한 가장 확실한 '단서'와 '가이드'가 되어 운영자의 대응 시간을 획기적으로 단축시킵니다. 3) 쿠버네티스 특화 모니터링 쿠버네티스 환경은 Pod의 생성과 종료, 오토스케일링, 롤링 업데이트 등 끊임없는 변화를 특징으로 합니다. 이러한 동적 분산 구조에서는 단순한 리소스 지표만으로는 문제를 진단하기 어렵습니다. Zenius EMS는 이를 위해 쿠버네티스 전용 모듈(Zenius K8s)을 제공하여, 클러스터 전체 상태를 세밀하게 추적하고 분석합니다. Zenius K8s는 Cluster, Node, Pod, Container 단위의 상태와 자원 사용량을 실시간으로 수집·시각화합니다. 이를 통해 CPU·메모리 사용률 변화나 네트워크 트래픽·에러 패킷량과 같은 성능 지표를 파악할 수 있으며, 동시에 Pod 재시작이나 성능 저하와 같은 주요 상태 변화를 함께 모니터링할 수 있습니다. 또한 자동 생성되는 Topology Map은 Pod와 서비스 간의 연결 관계를 시각적으로 표현하여, 클러스터 내부 자원의 배치와 상호 연관성을 직관적으로 이해할 수 있도록 지원합니다. 더 나아가 Zenius EMS는 K8s 모듈과 APM 모듈을 연계하여, 클러스터 내부의 자원 이슈가 실제 애플리케이션 성능에 어떤 영향을 미쳤는지 교차 분석합니다. 이를 통해 운영자는 단순히 “Pod가 불안정하다”는 현상에 머무르지 않고, 서비스 성능 저하의 근본 원인을 클러스터 이벤트와 연관 지어 명확히 규명할 수 있습니다. 4) 클라우드 리소스 통합 관리 하이브리드 클라우드 환경에서는 서로 다른 CSP 계정과 리전, 다양한 서비스 콘솔이 분산되어 있어 운영 복잡성이 높아집니다. Zenius EMS는 CMS 모듈을 통해 이러한 분산된 리소스를 하나의 기준으로 통합 관리할 수 있도록 합니다. CMS 모듈은 AWS, Azure, GCP, NCP, OCI 등 주요 퍼블릭 클라우드 계정과 리전을 자동으로 동기화하며, 각 리소스에 이미 설정된 서비스·팀·환경 태그 정보를 함께 조회할 수 있습니다. 이를 통해 운영자는 CPU, 메모리, 스토리지 사용량과 같은 성능 지표뿐만 아니라 비용과 가용성까지 단일 화면에서 관리할 수 있습니다. 보안 측면에서는 각 클라우드 사업자가 제공하는 보안 그룹이나 접근 제어 설정 수준의 정보를 함께 조회할 수 있어, 운영자가 리소스 구성 상태를 점검하는 데 도움을 줍니다. 이를 통해 복잡하게 분산된 클라우드 계정과 리전을 보다 일관된 기준으로 관리할 수 있으며, 운영 효율성을 크게 높일 수 있습니다. 즉, Zenius EMS의 클라우드 모니터링은 단순 리소스 사용량 확인에 그치지 않고, 비용·성능·보안을 아우르는 거버넌스 수준의 통합 관리를 지원합니다. 운영자는 여러 CSP 콘솔을 오가며 데이터를 취합할 필요 없이, 단일 프레임워크 내에서 일관된 기준으로 클라우드 환경을 운영할 수 있습니다. 하이브리드 클라우드와 쿠버네티스 환경은 앞으로 더 확장되고 복잡해질 것입니다. 기업들은 다양한 퍼블릭 클라우드 서비스와 프라이빗 인프라를 병행하며, 수많은 마이크로서비스와 컨테이너가 실시간으로 변동하는 상황에 직면하게 됩니다. 이때 운영자는 단편적인 지표를 모니터링하는 것만으로는 장애의 흐름을 이해하거나 대응 속도를 보장할 수 없습니다. Zenius EMS는 복잡한 환경을 단일 프레임워크로 단순화하여 운영자의 의사결정을 돕습니다. 장애는 더 빨리 탐지되고, 더 정확하게 원인이 분석되며, 더 신속하게 대응으로 이어집니다. 결국 이는 비용 절감과 SLA 준수, 고객 경험 개선이라는 구체적인 성과로 이어집니다. Zenius EMS는 하이브리드 클라우드 환경에서 안정적인 운영 성과를 실현하는 믿을 수 있는 파트너입니다. 하이브리드 클라우드 운영 가이드 FAQ Q1. 온프레미스와 퍼블릭 클라우드가 섞인 복잡한 환경, 전체적인 가시성을 어떻게 확보해야 하나요? 파편화된 인프라를 End-to-End Observability를 통해 '단일 관점'으로 통합해야 합니다. Zenius를 활용하면 토폴로지 맵(Topology Map)으로 자원 간의 연결 관계를 시각화하고, 사용자 경험부터 인프라까지의 데이터를 유기적으로 연계해야 전체 서비스 상태를 맥락적으로 파악할 수 있습니다. Q2. 쿠버네티스(K8s) 도입 후 장애 원인 파악이 더 어려워졌는데, 효과적인 모니터링 전략은 무엇인가요? 동적인 자원 변화를 실시간으로 추적하는 쿠버네티스 전용 분석이 필수입니다. 단순히 리소스만 보는 것이 아니라, APM(애플리케이션 성능) 데이터와 교차 분석하여 파드(Pod)의 상태 변화나 재시작이 실제 서비스 성능 저하에 미친 인과관계를 명확히 규명해야 합니다. Q3. 쏟아지는 장애 알림(Alert) 속에서 대응 시간을 단축하고 운영 피로도를 줄이는 방법은? 단순 경고를 넘어 실제 조치가 가능하도록 정보가 제공되어야 합니다. Zenius는 장애 발생 시점의 시스템 상태를 저장한 스냅샷(Snapshot)과 과거 조치 이력(Knowledge DB)을 통해 분석 시간을 단축하고, 심각도에 따른 자동 에스컬레이션으로 불필요한 알림 소음을 줄여야 합니다. Q4. AWS, Azure 등 여러 클라우드(Multi-Cloud)를 쓸 때, 비용과 자원 관리를 일원화할 수 있나요? 각 CSP 콘솔을 오갈 필요 없이 통합 관리(Zenius CMS) 기능으로 계정과 리전을 자동 동기화해야 합니다. 이를 통해 흩어진 자원의 성능 지표는 물론, 비용 현황과 보안 설정(접근 제어)까지 하나의 화면에서 일관된 기준으로 관리하여 운영 효율성을 높일 수 있습니다. { "@context": "https://schema.org", "@graph": [ { "@type": "Organization", "@id": "https://www.brainz.co.kr/#organization", "name": "브레인즈컴퍼니 (Brains Company)", "url": "https://www.brainz.co.kr/", "tickerSymbol": "KOSDAQ:099390", "sameAs": [ "https://www.facebook.com/brainzcompany.official/", "https://kr.linkedin.com/company/brainzcompany", "https://thevc.kr/brainzcompany" ], "logo": { "@type": "ImageObject", "url": "https://www.brainz.co.kr/assets/img/logo.png", "width": 180, "height": 60 }, "contactPoint": { "@type": "ContactPoint", "telephone": "+82-2-2205-6015", "contactType": "customer service", "areaServed": "KR", "availableLanguage": "Korean" } }, { "@type": "Product", "@id": "https://www.brainz.co.kr/#zenius", "name": "Zenius (제니우스)", "description": "AI 기반 IT 인프라 통합 모니터링 솔루션 (EMS/NMS/APM)", "brand": { "@type": "Brand", "name": "Brains Company" }, "manufacturer": { "@id": "https://www.brainz.co.kr/#organization" }, "category": "IT Infrastructure Monitoring Software" }, { "@type": "TechArticle", "@id": "https://www.brainz.co.kr/recent-story/view/id/428#article", "headline": "하이브리드 클라우드 및 쿠버네티스 모니터링을 위한 Zenius EMS 핵심 전략", "description": "복잡한 하이브리드 클라우드와 쿠버네티스 환경에서의 End-to-End Observability 확보, 효율적인 알림 체계, 통합 리소스 관리 등 Zenius EMS의 4가지 핵심 강점을 심층 분석합니다.", "url": "https://www.brainz.co.kr/recent-story/view/id/428#u", "author": { "@id": "https://www.brainz.co.kr/#organization" }, "publisher": { "@id": "https://www.brainz.co.kr/#organization" }, "datePublished": "2025-12-19", "dateModified": "2025-12-19", "inLanguage": "ko-KR", "about": { "@id": "https://www.brainz.co.kr/#zenius" } }, { "@type": "ItemList", "@id": "https://www.brainz.co.kr/recent-story/view/id/428#features", "name": "Zenius EMS 하이브리드 클라우드 모니터링 핵심 기능", "description": "Zenius EMS가 제공하는 4가지 주요 모니터링 강점 요약", "itemListElement": [ { "@type": "ListItem", "position": 1, "name": "End-to-End Observability", "description": "Topology Map과 Service Map을 통한 인프라 및 애플리케이션의 유기적 관계 시각화 및 통합 분석." }, { "@type": "ListItem", "position": 2, "name": "지능형 알림 및 대응 체계", "description": "자동 에스컬레이션, 장애 스냅샷(Snapshot), Knowledge DB를 통한 신속한 장애 대응 프로세스." }, { "@type": "ListItem", "position": 3, "name": "쿠버네티스(K8s) 특화 모니터링", "description": "동적 클러스터 환경의 실시간 추적 및 APM 연계 분석을 통한 서비스 성능 최적화." }, { "@type": "ListItem", "position": 4, "name": "멀티 클라우드 통합 관리 (CMS)", "description": "AWS, Azure 등 이기종 클라우드 리소스의 비용, 성능, 보안 설정을 단일 콘솔에서 통합 관리." } ] }, { "@type": "FAQPage", "@id": "https://www.brainz.co.kr/recent-story/view/id/428#faq", "mainEntity": [ { "@type": "Question", "name": "온프레미스와 퍼블릭 클라우드가 섞인 복잡한 환경, 전체적인 가시성을 어떻게 확보해야 하나요?", "acceptedAnswer": { "@type": "Answer", "text": "파편화된 인프라를 End-to-End Observability를 통해 '단일 관점'으로 통합해야 합니다. Zenius를 활용하면 토폴로지 맵(Topology Map)으로 자원 간의 연결 관계를 시각화하고, 사용자 경험부터 인프라까지의 데이터를 유기적으로 연계해야 전체 서비스 상태를 맥락적으로 파악할 수 있습니다." } }, { "@type": "Question", "name": "쿠버네티스(K8s) 도입 후 장애 원인 파악이 더 어려워졌는데, 효과적인 모니터링 전략은 무엇인가요?", "acceptedAnswer": { "@type": "Answer", "text": "동적인 자원 변화를 실시간으로 추적하는 쿠버네티스 전용 분석이 필수입니다. 단순히 리소스만 보는 것이 아니라, APM(애플리케이션 성능) 데이터와 교차 분석하여 파드(Pod)의 상태 변화나 재시작이 실제 서비스 성능 저하에 미친 인과관계를 명확히 규명해야 합니다." } }, { "@type": "Question", "name": "쏟아지는 장애 알림(Alert) 속에서 대응 시간을 단축하고 운영 피로도를 줄이는 방법은?", "acceptedAnswer": { "@type": "Answer", "text": "단순 경고를 넘어 실제 조치가 가능하도록 정보가 제공되어야 합니다. Zenius는 장애 발생 시점의 시스템 상태를 저장한 스냅샷(Snapshot)과 과거 조치 이력(Knowledge DB)을 통해 분석 시간을 단축하고, 심각도에 따른 자동 에스컬레이션으로 불필요한 알림 소음을 줄여야 합니다." } }, { "@type": "Question", "name": "AWS, Azure 등 여러 클라우드(Multi-Cloud)를 쓸 때, 비용과 자원 관리를 일원화할 수 있나요?", "acceptedAnswer": { "@type": "Answer", "text": "각 CSP 콘솔을 오갈 필요 없이 통합 관리(Zenius CMS) 기능으로 계정과 리전을 자동 동기화해야 합니다. 이를 통해 흩어진 자원의 성능 지표는 물론, 비용 현황과 보안 설정(접근 제어)까지 하나의 화면에서 일관된 기준으로 관리하여 운영 효율성을 높일 수 있습니다." } } ] } ] }
2025.10.30
1
2
3
4
5
6
7
8